Paneles de control con opciones de exploración (estudio)

Suite
Customer Experience
Producto
Qualtrics

Contenidos de la página

Acerca de los paneles de control perforables

Permita que sus espectadores salten a vistas específicas de datos mediante la exploración del Tablero . Los paneles de control con capacidad de exploración le permiten explorar en profundidad desde un elemento de informe en un Tablero a otro Tablero filtrado según la definición de ese elemento.

Ejemplo: Tenemos un Tablero diseñado para ver diferentes datos demográficos de los clientes. Configuramos la exploración para poder hacer clic en un grupo demográfico específico y ver los principales productos para ese grupo demográfico.

Puede navegar desde un Tablero o una pestaña de un libro y luego regresar fácilmente al Tablero o libro original.

Consejo Q: La exploración solo es posible para los paneles que comparten el mismo proyecto predeterminado definido en su propiedades.

Permisos de perforación

Para habilitar la exploración del Tablero , debe poseer tanto el Tablero original como el que desea explorar, o tener Permiso para compartir ambos paneles.

Para poder navegar desde un Tablero a otro, un usuario debe tener al menos acceso a nivel de espectador tanto al original y El Tablero que se está perforando.

Consejo Q: En el Propiedades del Tablero, puede establecer si a los usuarios que solo pueden ver se les permite acceder a los opinión en profundidad.

Cómo funciona la exploración del Tablero

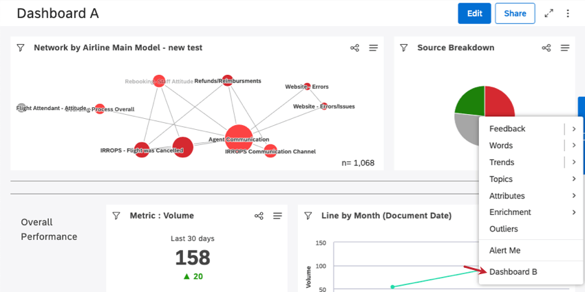
Imaginemos que queremos acceder al Tablero B desde el interior del Tablero A.

Todos los que tengan acceso a ambos paneles verán una opción de exploración adicional (Tablero B) al explorar en cualquier widget en el Tablero A. Puede explorar en profundidad un widget haciendo clic en cualquier punto de datos del widget.

Ejemplo: Así es como se ve un Tablero perforable en el menú de perforación del Tablero A. Aquí, hicimos clic en el segmento rojo en nuestro gráfico circular.

Al hacer clic en la opción Tablero B en el menú de exploración, accederá al Tablero B, filtrado según el elemento de informe del Tablero A en el que ingresó en profundidad.

Consejo Q: Al acceder al Tablero B, se ignorarán el widget original y los filtros del Tablero .

Cuando el Tablero B esté abierto, puedes hacer clic Regresar al Tablero para volver al Tablero A, o Regresar al libro Si perforaste desde una pestaña de un libro.

Consejo Q: No se puede realizar ningún cambio en el Tablero B mientras esté abierto en este modo.

Para habilitar la exploración del Tablero

Puedes agregar hasta 5 paneles que puedes explorar en profundidad.

Abra el Tablero desea realizar la perforación en el interior.
Haga clic en las opciones.
Seleccionar Editar propiedades.
Ampliar el Configuración avanzada sección.

Haga clic en el Paneles de control perforables Aparecerán paneles de control a los que puedes desglose . Haga clic en los paneles que desea desglose .
Consejo Q: Si un Tablero seleccionado previamente aparece tachado, significa que no tiene la información correcta. Permisos de usuario para perforar ya no.
Haga clic en Guardar.
Consejo Q: Para deshabilitar la exploración del Tablero , elimine los paneles del Paneles de control perforables campo.
Muchas de las páginas de este sitio han sido traducidas del inglés original utilizando la traducción automática. Aunque en Qualtrics hemos realizado nuestra diligencia debida para obtener las mejores traducciones automáticas posibles, la traducción automática nunca es perfecta. El texto original en inglés se considera la versión oficial, y cualquier discrepancia entre el inglés original y las traducciones automáticas no son legalmente vinculantes.

¿Le fue útil esta información?

Los comentarios que envía aquí solo se usan para ayudar a mejorar esta página.

¡Genial! ¡Gracias por tus comentarios!

¡Gracias por tus comentarios!