Drillfähige Dashboards (Studio)

Suite
Customer Experience
Produkt
Qualtrics

Was finden Sie hier?

Drillfähige Dashboards im Überblick

Lassen Sie Ihre Betrachter mithilfe von Dashboard zu bestimmten Datenansichten springen. Mit Drill-fähigen Dashboards können Sie einen Drill-Vorgang von einem Berichtselement in einem Dashboard zu einem anderen Dashboard durchführen, das nach der Definition dieses Elements gefiltert wurde.

Beispiel: Wir haben ein Dashboard, das verschiedene Kundendemografien anzeigen soll. Wir richten Bohrungen ein, damit wir auf eine bestimmte Demografie klicken und die wichtigsten Produkte für diese Demografie anzeigen können.

Sie können einen Drill-Vorgang von einem Dashboard oder einer Registerkarte in einer Dokumentenmappe aus durchführen und dann einfach zum ursprünglichen Dashboard oder zur ursprünglichen Dokumentenmappe zurückkehren.

Tipp: Drill-Vorgänge sind nur für Dashboards möglich, die dasselbe Standardprojekt verwenden, das in ihren Eigenschaften.

Drill-Berechtigungen

Um Dashboard zu aktivieren, müssen Sie sowohl das ursprüngliche Dashboard besitzen, auf das Sie einen Drill-Vorgang ausführen möchten, oder Berechtigung zum Teilen beider Dashboards.

Um einen Drill-Vorgang von einem Dashboard zu einem anderen durchführen zu können, muss ein Benutzer mindestens Zugriff auf Viewer-Ebene sowohl auf die Original- und das Dashboard, zu dem ein Drill-Vorgang ausgeführt wird.

Tipp: In der Dashboardkönnen Sie festlegen, ob schreibgeschützte Benutzer einen Drilldown auf Feedback durchführen dürfen.

Funktionsweise von Dashboard

Angenommen, wir möchten einen Drill-Vorgang zu Dashboard B von Dashboard A aus durchführen.

Jeder, der Zugriff auf beide Dashboards hat, sieht beim Drill-On eine zusätzliche Drill-Option (Dashboard). beliebig Widget in Dashboard A. Sie können einen Drill-Vorgang für ein Widget ausführen, indem Sie auf einen beliebigen Datenpunkt im Widget klicken.

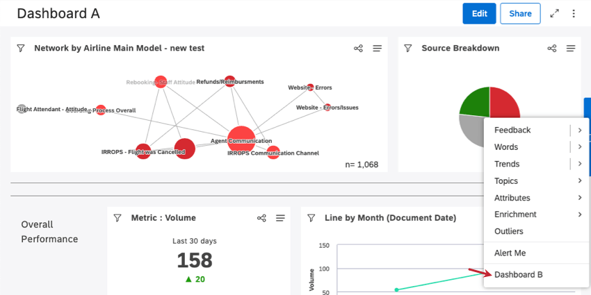
Beispiel: So sieht ein Drill-fähiges Dashboard im Dashboard A aus. Hier haben wir auf das rote Segment in unserem Kreisdiagramm geklickt.

Wenn Sie im Dashboard B klicken, gelangen Sie zu Dashboard B, gefiltert nach dem Berichtselement Dashboard A, in das Sie einen Drill-Vorgang ausgeführt haben.

Tipp: Beim Drilldown auf Dashboard B werden das ursprüngliche Widget und die Dashboard ignoriert.

Wenn Dashboard B geöffnet ist, können Sie auf Zurück zum Dashboard um zu Dashboard A zurückzukehren, oder Zurück zur Buchung wenn Sie einen Drill-Vorgang von einer Registerkarte in einer Dokumentenmappe aus ausgeführt haben.

Tipp: Sie können keine Änderungen an Dashboard B vornehmen, während es in diesem Modus geöffnet ist.

Dashboard

Sie können bis zu 5 Dashboards hinzufügen, für die Sie einen Drill-Vorgang ausführen können.

Öffnen Sie das Dashboard, in dem Sie einen Drill-Vorgang durchführen möchten.
Klicken Sie auf die Optionen.
Auswählen Eigenschaften bearbeiten.
Expandieren Sie die Erweiterte Einstellungen Abschnitt.

Klicken Sie auf das Symbol Drillfähige Dashboards Dashboards, auf die Sie Drilldown können, werden angezeigt. Klicken Sie auf die Dashboards, zu denen Sie Drilldown möchten.
Tipp: Wenn ein zuvor ausgewähltes Dashboard durchgestrichen angezeigt wird, bedeutet dies, dass es nicht die richtige Benutzerberechtigungen für Drill-Vorgänge nicht mehr.
Klicken Sie auf Speichern.
Tipp: Um Dashboard zu deaktivieren, entfernen Sie Dashboards aus der Drillfähige Dashboards Feld.
Viele Seiten dieses Portals wurden mithilfe maschineller Übersetzung aus dem Englischen übersetzt. Obwohl wir bei Qualtrics die bestmögliche maschinelle Übersetzung ausgewählt haben, um ein möglichst gutes Ergebnis zu bieten, ist maschinelle Übersetzung nie perfekt. Der englische Originaltext gilt als offizielle Version. Abweichungen zwischen dem englischen Originaltext und den maschinellen Übersetzungen sind nicht rechtlich bindend.

Hat Ihnen das weitergeholfen?

Das von Ihnen eingereichte Feedback, dient lediglich dazu, diese Seite zu verbessern.

Großartig! Vielen Dank für die Rückmeldung!

Vielen Dank für die Rückmeldung!