Dashboard perforabili (Studio)

Suite
Customer Experience
Prodotto
Qualtrics

Cosa puoi trovare in questa pagina

Informazioni sui dashboard perforabili

Consentite ai vostri spettatori di passare a viste specifiche dei dati utilizzando il dashboard drilling. I dashboard perforabili consentono di passare da un elemento di reporting di un dashboard a un altro dashboard filtrato sulla definizione di quell’elemento.

Esempio: Abbiamo un dashboard progettato per visualizzare i diversi dati demografici dei clienti. Abbiamo impostato la perforazione in modo da poter fare clic su uno specifico gruppo demografico e vedere i prodotti migliori per quel gruppo demografico.

È possibile eseguire il drill da un dashboard o da una scheda di un libro, per poi tornare facilmente al dashboard o al libro originale.

Consiglio q: la perforazione è possibile solo per i dashboard che condividono lo stesso progetto predefinito definito nelle loro proprietà.

Permessi di perforazione

Per abilitare la perforazione del dashboard, è necessario possedere sia il dashboard originale che quello su cui si desidera effettuare la perforazione, oppure avere l’autorizzazione a condividere entrambi i dashboard.

Per poter passare da un dashboard all’altro, l’utente deve avere almeno l ‘accessibilità a livello di spettatore sia al dashboard originale che a quello a cui si passa.

Consiglio Q: nelle proprietà del dashboard, è possibile impostare se gli utenti di sola visualizzazione sono autorizzati a eseguire il drill dei feedback.

Come funziona la perforazione del Dashboard

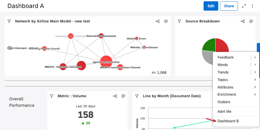
Immaginiamo di voler eseguire un drill su Dashboard B dall’interno di Dashboard A.

Chiunque abbia accesso a entrambi i dashboard vedrà un’ulteriore opzione di perforazione (Dashboard B) quando si effettua una perforazione su qualsiasi widget del Dashboard A. È possibile effettuare una perforazione su un widget facendo clic su qualsiasi punto di dati sul widget.

Esempio: Ecco come appare un dashboard perforabile nel menu di perforazione di Dashboard A. In questo caso, abbiamo fatto clic sul segmento rosso del grafico a torta.

Facendo clic sull’opzione Dashboard B nel menu di perforazione, si accede al Dashboard B, filtrato in base alla voce di report del Dashboard A in cui è stato effettuato il drill.

CONSIGLIO Q: quando si esegue il drill nel dashboard B, i filtri del widget e del dashboard originali vengono ignorati.

Quando il Dashboard B è aperto, è possibile fare clic su Torna al Dashboard per tornare al Dashboard A, oppure su Torna al libro se si è partiti da una scheda di un libro.

Consiglio Q: non è possibile apportare modifiche alla Dashboard B mentre è aperta in questa modalità.

Per abilitare l’esplorazione del Dashboard

È possibile aggiungere fino a 5 dashboard che possono essere tracciati.

Aprire il dashboard che si desidera far forare all’interno.
Fare clic sulle opzioni.
Selezionare Modifica proprietà.
Espandere la sezione Impostazioni avanzate .

Fare clic sui Dashboard perforabili Appariranno i Dashboard su cui è possibile effettuare il drill down. Fare clic sui dashboard su cui si desidera effettuare il drill down.
Consiglio Q: se un dashboard precedentemente selezionato appare barrato, significa che non ha più le autorizzazioni utente corrette per la perforazione.
Fai clic su Salva.
Consiglio Q: per disattivare la perforazione dei dashboard, rimuovere i dashboard dal campo Dashboard perforabili.
Molte delle pagine di questo sito sono state tradotte dall'originale in inglese mediante traduzione automatica. Sebbene in Qualtrics abbiamo profuso il massimo impegno per avere le migliori traduzioni automatiche possibili, queste non sono mai perfette. Il testo originale inglese è considerato la versione ufficiale, e qualsiasi discrepanza tra questo e le traduzioni automatiche non è legalmente vincolante.

Ti è stato utile?

Il feedback inviato qui viene utilizzato solo per migliorare questa pagina.

È fantastico! Grazie per il tuo feedback!

Grazie per il tuo feedback!