ドリル可能なダッシュボード (Studio)

スイート
Customer Experience
製品
Qualtrics

このページの内容

ダッシュボードについて

ダッシュボードドリルを使用して、閲覧者が特定のデータビューにジャンプできるようにします。ドリル可能なダッシュボードを使用すると、あるダッシュボードのレポート項目から、その項目の定義でフィルタリングされた別のダッシュボードにドリルすることができます。

例: 異なる顧客属性を表示するように設計されたダッシュボードがあります。私たちは、特定の層をクリックすると、その層のトップ商品を見ることができるようにドリリングを設定しました。

ダッシュボードやブックのタブからドリルすることができ、元のダッシュボードやブックに簡単に戻ることができます。

Qtip:穴あけは、プロパティで定義された同じデフォルトプロジェクトを共有するダッシュボードに対してのみ可能です。

掘削許可

ダッシュボードのドリルを有効にするには、元のダッシュボードとドリル先のダッシュボードの両方を所有しているか、両方のダッシュボードを共有する権限を持っている必要があります。

あるダッシュボードから別のダッシュボードにドリルできるようにするには、ユーザーは少なくとも、ドリル元のダッシュボードとドリル先のダッシュボードの両方にビューアレベルのアクセシビリティを持っている必要があります。

Qtip:ダッシュボードのプロパティで、閲覧のみのユーザーにフィードバックのドリルインを許可するかどうかを設定することができます。

ダッシュボードドリルの仕組み

ダッシュボードAの中からダッシュボードBにドリルで移動したいとします。

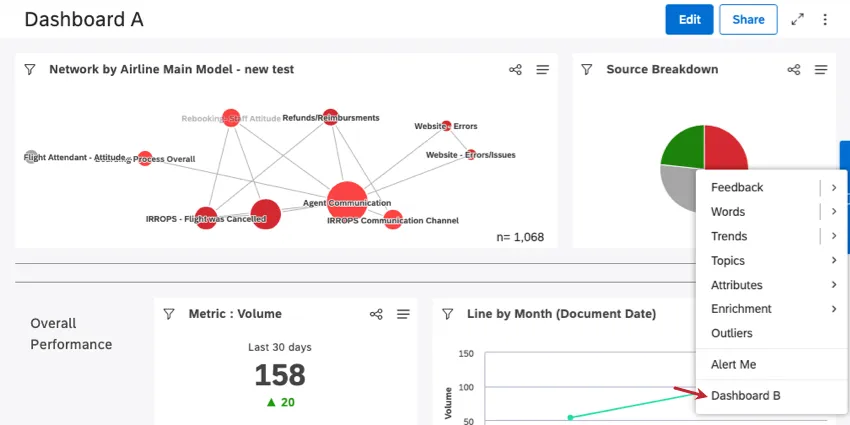
両方のダッシュボードにアクセ シビリティを持つすべての人は、ダッシュボード A のウィジェットでドリルすると、追加のドリルオプショ ン (ダッシュボード B) が表示されます。

例: ダッシュボード A のドリルメニューでは、ドリル可能なダッシュボードはこのように表示されます。ここでは、円グラフの赤い細分化をクリックした。

ドリルメニューのダッシュボードBオプションをクリックすると、ドリルしたダッシュボードAのレポート項目に従ってフィルタリングされたダッシュボードBが表示されます。

Qtip: ダッシュボードBにドリリングする場合、オリジナルのウィジェットやダッシュボードフィルターは無視されます。

ダッシュボードBが開いているときは、「ダッシュボードに戻る」をクリックしてダッシュボードAに戻るか、ブック内のタブからドリルした場合は「ブックに戻る」をクリックします。

Qtip:このモードでダッシュボードBを開いている間は、ダッシュボードBに変更を加えることはできません。

ダッシュボードドリルを有効にするには

ドリルできるダッシュボードは5つまで追加できます。

内部に穴を開けたいダッシュボードを開きます。
オプションをクリックする。
プロパティの編集を選択する。
詳細設定 セクションを展開する

ドリルダウンできるダッシュボードをクリック ドリルダウンできるダッシュボードが表示されます。ドリルダウンしたいダッシュボードをクリックします。
Qtip: 以前選択されたダッシュボードが取り消し線として表示される場合、そのダッシュボードにはドリルを行うための正しいユーザー権限がなくなっていることを意味します。
保存]をクリックします。
Qtip:ダッシュボードの穴あけを無効にするには、「穴あけ可能なダッシュボード」フィールドからダッシュボードを削除します。
当サポートサイトの日本語のコンテンツは英語原文より機械翻訳されており、補助的な参照を目的としています。機械翻訳の精度は十分な注意を払っていますが、もし、英語・日本語翻訳が異なる場合は英語版が正となります。英語原文と機械翻訳の間に矛盾があっても、法的拘束力はありません。

この記事は役に立ちましたか

いただいたフィードバックはこのページの改善の目的のみに利用します。

素晴らしい! フィードバックありがとうございます!

フィードバックありがとうございます!