Dashboards perfuráveis (Studio)

Suite
Customer Experience
Produto
Qualtrics

O que há nesta página

Sobre os Dashboards perfuráveis

Permita que seus espectadores acessem exibições específicas de dados usando o dashboard. Os painéis perfuráveis permitem que você faça drill de um item de relatório em um dashboard para outro dashboard filtrado na definição desse item.

Exemplo: Temos um dashboard projetado para visualizar diferentes dados demográficos dos clientes. Configuramos a perfuração para que possamos clicar em um grupo demográfico específico e ver os principais produtos para esse grupo demográfico.

Você pode pesquisar em um dashboard ou em uma guia de um livro e depois retornar facilmente ao dashboard ou livro original.

Qdica: o detalhamento só é possível para painéis que compartilham o mesmo projeto padrão definido em suas propriedades.

Permissões de perfuração

Para ativar o drill dashboard, você precisa ser o proprietário do dashboard original e daquele para o qual deseja fazer o drill, ou ter permissão para compartilhar os dois painéis.

Para poder pesquisar de um dashboard para outro, o usuário precisa ter pelo menos acesso no nível de visualizador ao dashboard original e ao painel que está sendo pesquisado.

Qdica: nas propriedades dashboard, você pode definir se os usuários somente de visualização podem pesquisar o feedback.

Como funciona o Dashboard Drilling

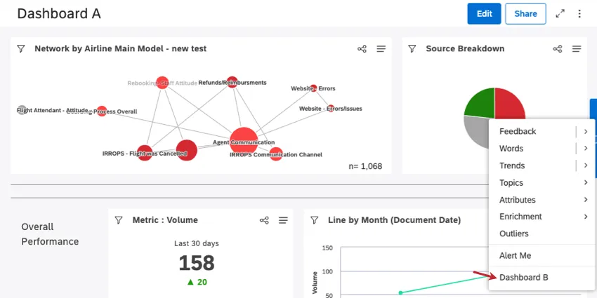
Vamos imaginar que queremos acessar o Dashboard B de dentro do Dashboard A.

Todos os que tiverem acesso a ambos os painéis verão uma opção de detalhamento adicional (Dashboard B) ao detalhar qualquer widget no Dashboard A. Você pode detalhar um widget clicando em qualquer ponto de dados no widget.

Exemplo: Esta é a aparência de um dashboard perfurável no menu de perfuração do Dashboard A. Aqui, clicamos no segmento vermelho em nosso gráfico de pizza.

Ao clicar na opção Dashboard B no menu de perfuração, você acessa o Dashboard B, filtrado de acordo com o item de relatório Dashboard A para o qual você fez a perfuração.

Qdica: ao pesquisar no dashboard B, o widget original e os filtros dashboard serão ignorados.

Quando Dashboard B estiver aberto, você poderá clicar em Return To Dashboard (Retornar ao Dashboard) para retornar ao Dashboard A ou em Return To Book (Retornar ao Livro ) se tiver feito a perfuração a partir de uma guia em um livro.

Qdica: não é possível fazer nenhuma alteração no Dashboard B enquanto ele estiver aberto nesse modo.

Para habilitar a perfuração Dashboard

Você pode adicionar até 5 painéis que podem ser pesquisados.

Abra o dashboard no qual você gostaria de fazer a perfuração.
Clique nas opções.
Selecione Editar propriedades.
Expanda a seção Advanced Settings (Configurações avançadas ).

Clique em Drillable Dashboards (Painéis detalháveis ) Serão exibidos os painéis que você pode drill down. Clique nos painéis que você deseja drill down.
Qdica: se um dashboard selecionado anteriormente aparecer como riscado, isso significa que ele não tem mais as permissões de usuário corretas para perfuração.
Clique em Salvar.
Qdica: para desativar o detalhamento dashboard, remova os painéis do campo Drillable Dashboards.
Muitas das páginas neste site foram traduzidas do inglês original usando tradução automática. Embora na Qualtrics tenhamos feito nossa diligência prévia para obter as melhores traduções automáticas possíveis, a tradução automática nunca é perfeita. O texto original em inglês é considerado a versão oficial, e quaisquer discrepâncias entre o inglês original e as traduções automáticas não são juridicamente vinculativas.

Isto foi útil?

O feedback que você envia aqui é usado apenas para ajudar a melhorar essa página.

Isso é ótimo! Obrigado pelo seu feedback!

Obrigado pelo seu feedback!