Dashboard (Studio)

Suite
Customer Experience
Produkt
Qualtrics

Was finden Sie hier?

Informationen zur Dashboard

Eine Version ist eine Momentaufnahme aller Widgets, angewendeten Filter und Personalisierung des Dashboard. Eine Dashboard wird angelegt, sobald Ihr Dashboard gesichert wird.

Tipp: Einige Dashboard müssen manuell gesichert werden, während andere automatisch gesichert werden. Siehe Sichern vs. Automatisches Sichern.

Studio verfolgt bis zu 20 der zuletzt gesicherten Versionen Ihres Dashboard. Sie können diese jederzeit wiederherstellen.

Tipp: Nur Dashboard können die Versionen eines Dashboard verwalten.

Dashboard wiederherstellen

Sie können Ihr Dashboard auf eine der zuvor gesicherten Versionen zurücksetzen.

Öffnen Sie das Dashboard, das Sie Rückgängig machen möchten.
Klicken Sie auf das Optionsmenü.
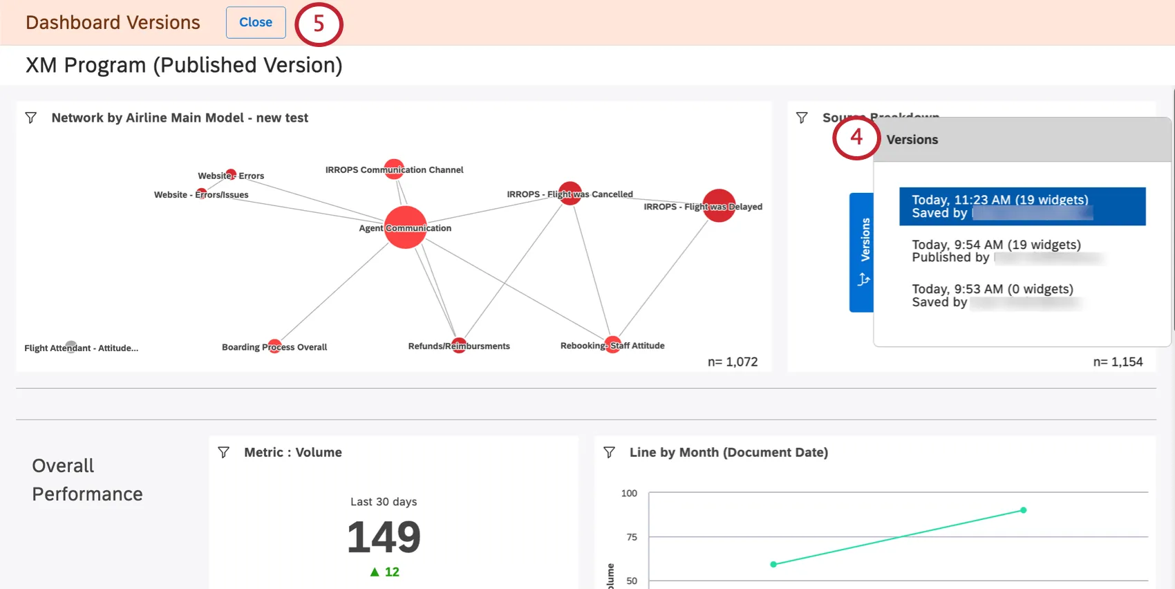
Auswählen Versionen.
Auf der rechten Seite sehen Sie eine Liste der Versionen, von der neuesten bis zur ältesten. Die aktuelle Version steht ganz oben.
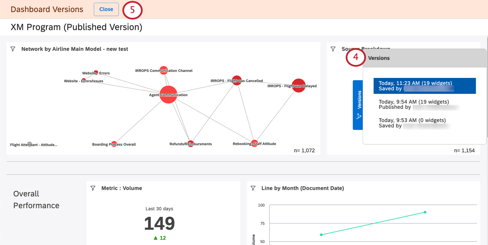
Wenn Sie beenden möchten, ohne Änderungen vorzunehmen, klicken Sie auf das Symbol Schließen Drucktaste.
Klicken Sie auf eine Version, um sie anzuzeigen.
Tipp: Wenn Sie vorherige Versionen anzeigen, werden keine Änderungen an Ihrem aktuellen Dashboard vorgenommen.
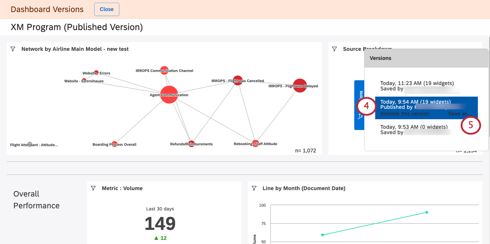
Um eine bestimmte Version wiederherzustellen, wählen Sie sie aus, und klicken Sie dann auf Diese Version wiederherstellen.
Klicken Sie auf OK bestätigen.

Version als neues Dashboard sichern

Sie können eine vorherige Version Ihres Dashboard als neues Dashboard sichern. Auf diese Weise können Sie verschiedene Versionen Ihres Dashboard separat bearbeiten.

Anders als DashboardBeim Speichern einer Dashboard ändert sich die Eigentümerschaft der Dashboard nicht für die Person, die die Version speichert. Stattdessen ist der ursprüngliche Dashboard weiterhin der Eigentümer der neuen Dashboard.

Tipp: Wenn Sie eine Dashboard als separates Dashboard sichern, werden keine Änderungen am ursprünglichen Dashboard und seinen Versionen vorgenommen.
Öffnen Sie das Dashboard.
Klicken Sie auf das Optionsmenü.
Auswählen Versionen.
Wählen Sie die gewünschte Version aus.
Klicken Sie auf Sichern unter.
Geben Sie einen Namen für das neue Dashboard.
Wählen Sie eine Ordner wo Sie das Dashboard speichern (optional).
Klicken Sie auf Speichern.

Sobald Sie fertig sind, wird ein neues Dashboard geöffnet. Sie können dieses Dashboard bearbeiten.

FAQs

Werden Dashboard-Versionen nur angelegt, wenn der Verantwortliche eine Änderung sichert oder wenn auch andere Editoren Änderungen speichern?

Was passiert mit späteren Versionen, nachdem ich eine frühere Version wiederhergestellt habe?

Werden beim Kopieren eines Dashboards auch dessen Versionen kopiert?

Was passiert, wenn ich mein Dashboard an eine andere Person übertrage?

Ist der Zugriff auf die Dashboard-Versionierung über mobile Geräte möglich?

Viele Seiten dieses Portals wurden mithilfe maschineller Übersetzung aus dem Englischen übersetzt. Obwohl wir bei Qualtrics die bestmögliche maschinelle Übersetzung ausgewählt haben, um ein möglichst gutes Ergebnis zu bieten, ist maschinelle Übersetzung nie perfekt. Der englische Originaltext gilt als offizielle Version. Abweichungen zwischen dem englischen Originaltext und den maschinellen Übersetzungen sind nicht rechtlich bindend.

Hat Ihnen das weitergeholfen?

Das von Ihnen eingereichte Feedback, dient lediglich dazu, diese Seite zu verbessern.

Großartig! Vielen Dank für die Rückmeldung!

Vielen Dank für die Rückmeldung!