Dashboards duplizieren (Studio)
Suite
Customer Experience
Produkt
Qualtrics
Was finden Sie hier?
Informationen zum Duplizieren von Studio-Dashboards
Mit Studio können Sie Dashboards duplizieren, die von Ihnen oder anderen Benutzern angelegt wurden.
Tipp: Das kopierte Dashboard sieht möglicherweise anders aus als das Original, da sich das Kopieren eines Dashboard ändert. Eigentum von allen kopierten Widgets an den Benutzer, der das Kopieren durchführt. Die Daten in diesen Widgets basieren darauf, Content-Provider Der Benutzer hat Zugriff auf.
Was wird kopiert
- Dashboard (mit Ausnahme des Namens und des Eigentümers)
- Personalisierung
- Beliebig Dashboard-weite Filter Der neue Eigentümer hat bereits Zugriff auf
- Widgets (obwohl sich ihre Eigentümerschaft ändert)
Was wird nicht kopiert
- Private Metriken und Filter, die nicht mit dem neuen Verantwortlichen geteilt wurden Tipp: Siehe gemeinsame Nutzung von Metriken und Freigeben von Filtern.
- Dashboard (Das heißt, dieselben Benutzer haben keinen Zugriff auf die Kopie wie das Original.)
- Zuvor gesicherte Dashboard
- Dashboard von ausgeblendet Status
Dashboard
Es gibt mehrere Möglichkeiten, ein Dashboard zu duplizieren:
- Auf der Studio-Startseite unter Dashboards & Dokumentenmappen erkundenklicken Sie auf das Menü weiter einem Dashboard. Wählen Sie dann Duplizieren.
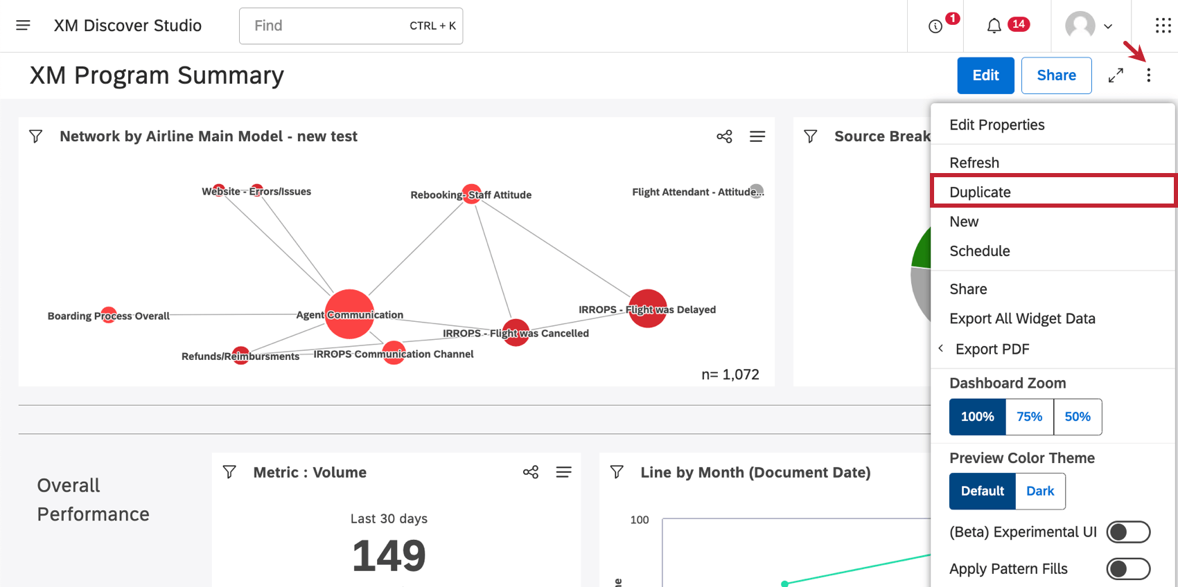
- Wenn Sie sich in einem Dashboard befinden, klicken Sie auf das Optionsmenü, und wählen Sie Duplizieren.
Sobald Ihre Kopie angelegt wurde, wird sie in geöffnet. Bearbeitungsmodus.
Viele Seiten dieses Portals wurden mithilfe maschineller Übersetzung aus dem Englischen übersetzt. Obwohl wir bei Qualtrics die bestmögliche maschinelle Übersetzung ausgewählt haben, um ein möglichst gutes Ergebnis zu bieten, ist maschinelle Übersetzung nie perfekt. Der englische Originaltext gilt als offizielle Version. Abweichungen zwischen dem englischen Originaltext und den maschinellen Übersetzungen sind nicht rechtlich bindend.
Großartig! Vielen Dank für die Rückmeldung!
Vielen Dank für die Rückmeldung!