Control de versiones del Tablero (Studio)

Suite
Customer Experience
Producto
Qualtrics

Contenidos de la página

Acerca del control de versiones del Tablero

Una versión es una instantánea de todos los widgets del panel, los filtros aplicados y la personalización. Se crea una versión del Tablero cada vez que se guarda el Tablero .

Consejo Q: Algunas ediciones del Tablero deben guardarse manualmente, mientras que otras se guardan automáticamente. Ver Ahorro vs. Guardado automático.

Studio realiza un seguimiento de hasta 20 de las versiones guardadas más recientes de su Tablero. Puedes restaurarlos en cualquier momento.

Consejo Q: Sólo los propietarios del Tablero pueden administrar las versiones de un panel.

Restaurar un Tablero

Puedes restaurar tu Tablero a una de sus versiones previamente guardadas.

Abra el Tablero que desea revertir.
Haga clic en el menú de opciones.
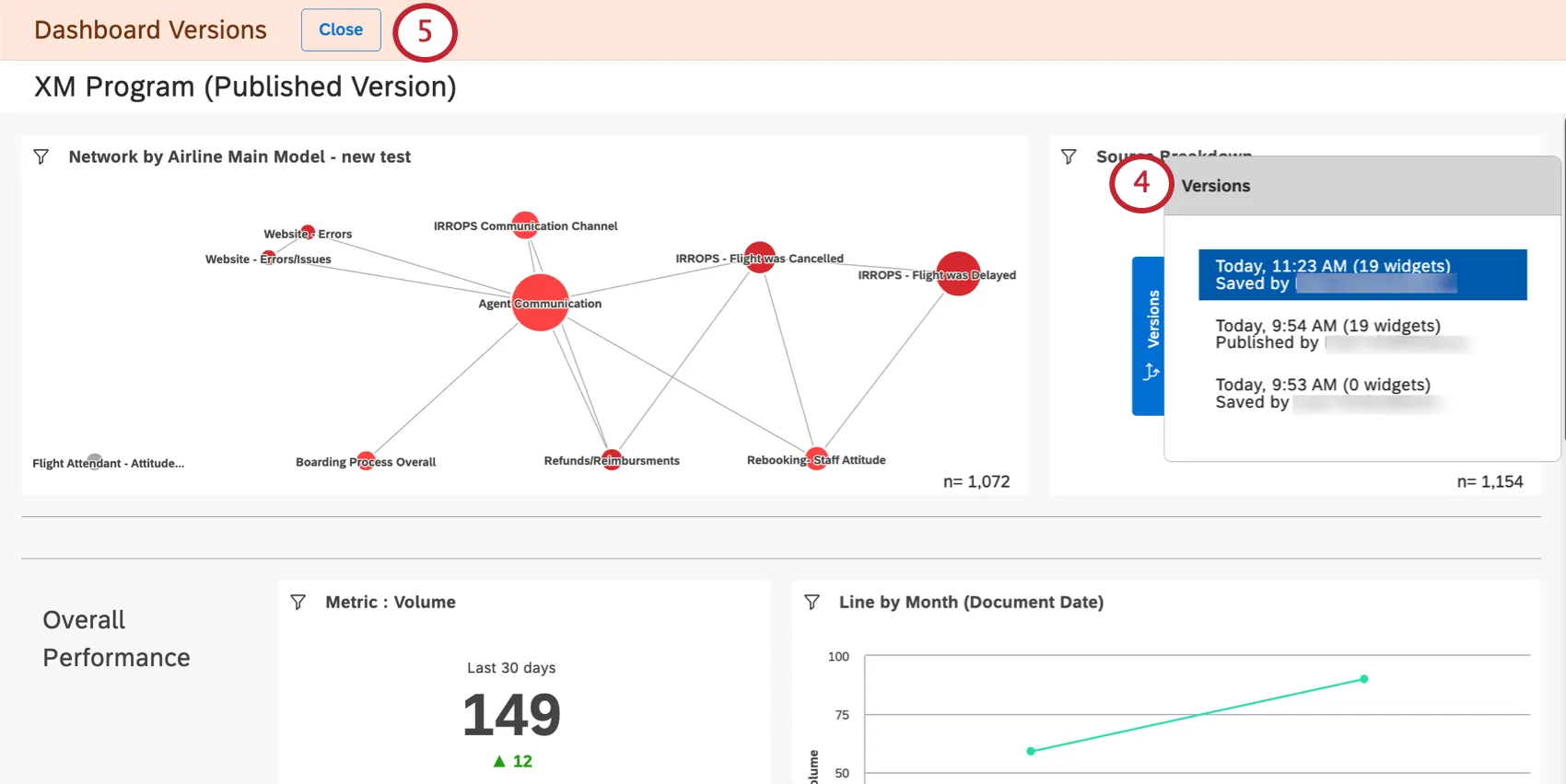
Seleccionar Versiones.
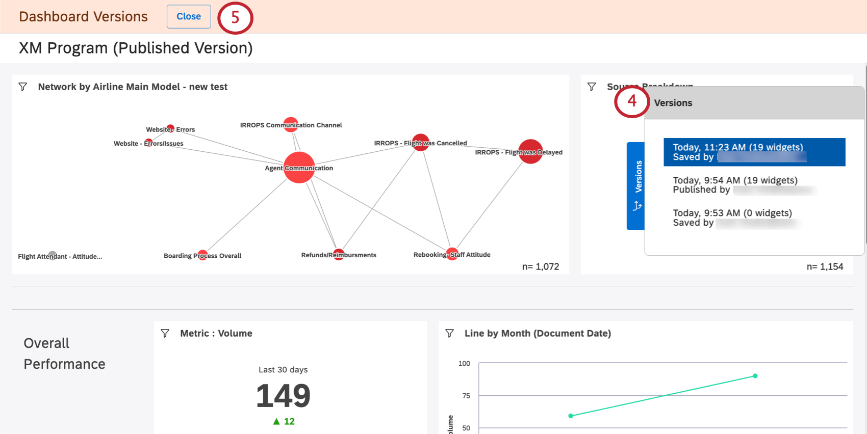
Verá una lista de versiones a la derecha, desde la más nueva a la más antigua. La versión actual está en la parte superior.
Si desea salir sin realizar ningún cambio, haga clic en el botón Cerca botón.
Haga clic en una versión para verla.
Consejo Q: Ver versiones anteriores no realiza cambios en su Tablero actual.
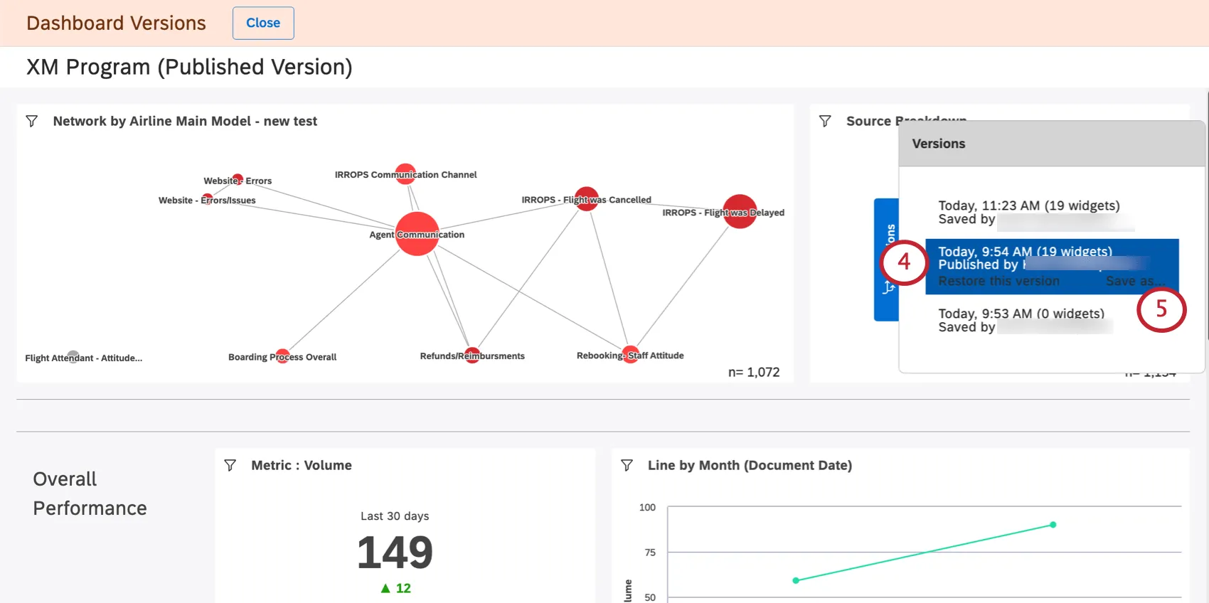
Para restaurar una determinada versión, selecciónela y haga clic en Restaurar esta versión.
Hacer clic De acuerdo Para confirmar.

Guardar una versión como un nuevo Tablero

Puedes guardar una versión anterior de tu Tablero como un Tablero nuevo. Esto le permite editar diferentes versiones de su Tablero por separado.

A diferencia de Copiar un TableroGuardar una versión del Tablero no cambia la propiedad de los widgets del tablero a la persona que guarda la versión. En cambio, el propietario del Tablero original sigue siendo el propietario de los widgets del nuevo panel.

Consejo Q: Guardar una versión del Tablero como un Tablero separado no realiza cambios en el Tablero original ni en sus versiones.
Abra el Tablero.
Haga clic en el menú de opciones.
Seleccionar Versiones.
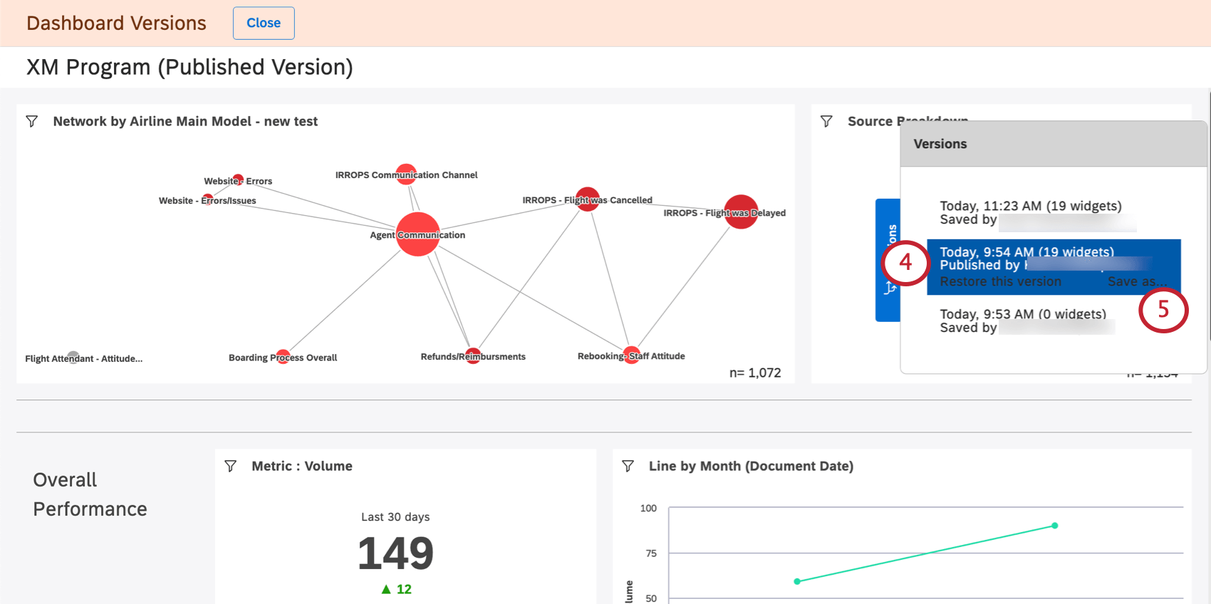
Seleccione la versión que desee.
Hacer clic Guardar como.
Proporcione un nombre para el nuevo Tablero.
Seleccione una carpeta donde guardarás el Tablero (opcional).
Haga clic en Guardar.

Una vez que termines, se abrirá un nuevo Tablero . Podrás editar este Tablero.

PREGUNTAS FREQUENTES

Preguntas frequentes

¿Las versiones del dashboard solo se crean cuando el propietario guarda un cambio o cuando otros editores también guardan los cambios?

¿Qué sucede con las versiones posteriores después de restaurar una versión anterior?

Cuando copio un dashboard, ¿también se copian sus versiones?

¿Qué ocurre cuando transfiero mi dashboard a otra persona?

¿Se puede acceder a la creación de versiones de paneles desde dispositivos móviles?

Muchas de las páginas de este sitio han sido traducidas del inglés original utilizando la traducción automática. Aunque en Qualtrics hemos realizado nuestra diligencia debida para obtener las mejores traducciones automáticas posibles, la traducción automática nunca es perfecta. El texto original en inglés se considera la versión oficial, y cualquier discrepancia entre el inglés original y las traducciones automáticas no son legalmente vinculantes.

¿Le fue útil esta información?

Los comentarios que envía aquí solo se usan para ayudar a mejorar esta página.

¡Genial! ¡Gracias por tus comentarios!

¡Gracias por tus comentarios!