Duplicación de paneles de control (estudio)
Suite
Customer Experience
Producto
Qualtrics
Contenidos de la página
Acerca de la duplicación de paneles de Studio
Studio le permite duplicar paneles creados por usted o por otros usuarios.
Consejo Q: El Tablero copiado puede verse diferente del original porque al copiar un Tablero se modifican propiedad de todos los widgets copiados al usuario que realiza la copia. Los datos de estos widgets se basan en qué proveedores de contenido El usuario tiene acceso a.
¿Qué se copia?
- Propiedades del Tablero (excepto el nombre y el propietario)
- Personalización
- Cualquier filtros de todo el tablero El nuevo propietario ya tiene acceso a
- Widgets (aunque su propietario cambia)
Lo que no se copia
- Métricas y filtros privados que no se han compartido con el nuevo propietario Consejo Q: Ver compartiendo métricas y filtros para compartir.
- Opciones para compartir el Tablero (es decir, los mismos usuarios no tendrán acceso a la copia como al original)
- Versiones del Tablero guardadas previamente
- Tablero de mandos oculto estado
Duplicar un Tablero
Hay varias formas de duplicar un Tablero:
- En la página de inicio del Estudio, en Explorar paneles de control y libros, haga clic en el menú siguiente a un Tablero. Luego seleccione Duplicar.
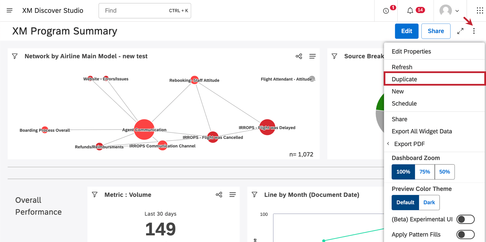
- Cuando esté dentro de un Tablero, haga clic en el menú de opciones y seleccione Duplicar.
Una vez creada su copia, se abrirá en modo de edición.
Muchas de las páginas de este sitio han sido traducidas del inglés original utilizando la traducción automática. Aunque en Qualtrics hemos realizado nuestra diligencia debida para obtener las mejores traducciones automáticas posibles, la traducción automática nunca es perfecta. El texto original en inglés se considera la versión oficial, y cualquier discrepancia entre el inglés original y las traducciones automáticas no son legalmente vinculantes.
¡Genial! ¡Gracias por tus comentarios!
¡Gracias por tus comentarios!