Version du tableau de bord (Studio)

Suite
Customer Experience
Produit
Qualtrics

Contenus de cette page

À propos des versions du Tableau de bord

Une version est un instantané de tous les widgets du tableau de bord, des filtres appliqués et de la personnalisation. Une version du tableau de bord est créée chaque fois que votre tableau de bord est enregistré.

Astuce : Certaines modifications du tableau de bord doivent être enregistrées manuellement, tandis que d’autres le sont automatiquement. Voir Épargne vs. Sauvegarde automatique.

Studio garde en mémoire jusqu’à 20 des dernières versions enregistrées de votre tableau de bord. Vous pouvez les rétablir à tout moment.

Astuce : seuls les propriétaires de tableaux de bord peuvent gérer les versions d’un tableau de bord.

Restauration d’un tableau de bord

Vous pouvez restaurer votre tableau de bord à l’une de ses versions sauvegardées précédemment.

Ouvrez le Tableau de bord que vous souhaitez rétablir.
Cliquez sur le menu des options.
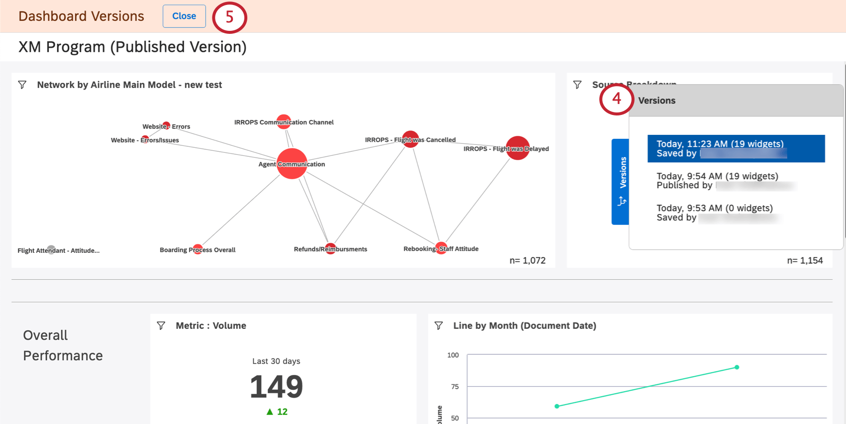
Sélectionner les versions.
La liste des versions s’affiche à droite, de la plus récente à la plus ancienne. La version actuelle se trouve en haut de la page.
Si vous souhaitez quitter le système sans apporter de modifications, cliquez sur le bouton Fermer.
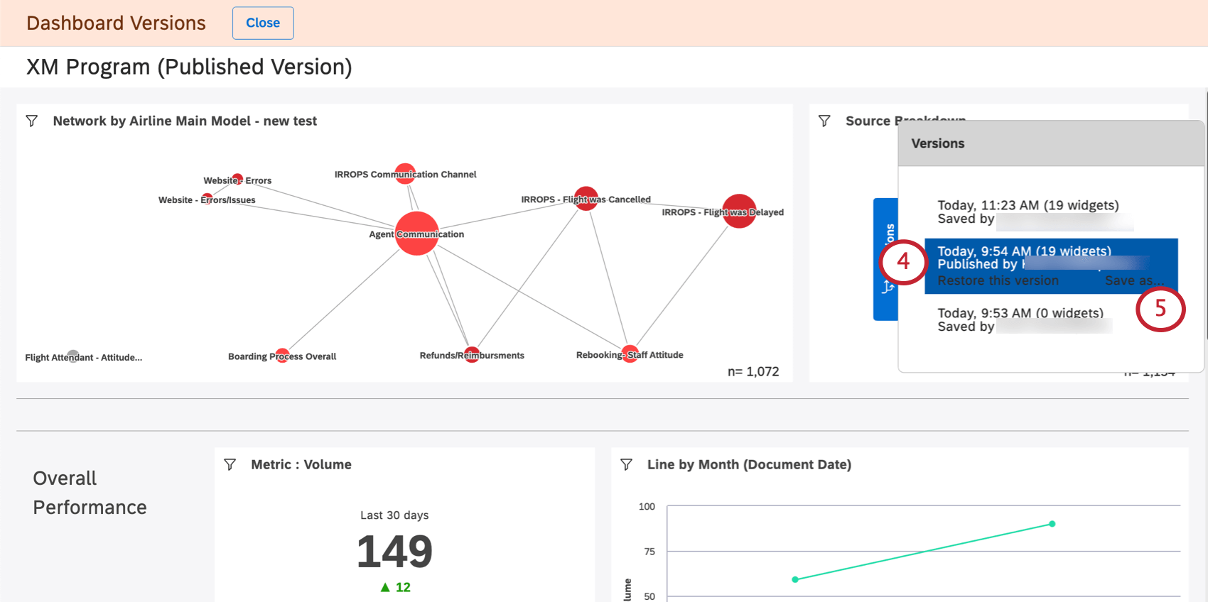
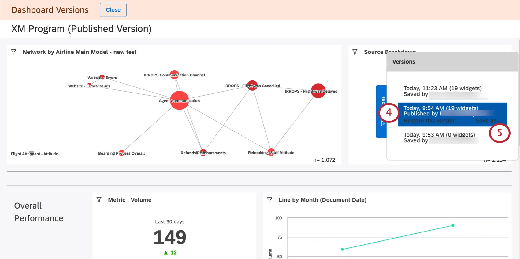
Cliquez sur une version pour la visualiser.
Astuce : l’affichage des versions précédentes ne modifie en rien votre tableau de bord actuel.
Pour restaurer une certaine version, sélectionnez-la, puis cliquez sur Restaurer cette version.
Cliquez sur Ok pour confirmer.

Enregistrement d’une version en tant que nouveau tableau de bord

Vous pouvez enregistrer une version précédente de votre tableau de bord en tant que nouveau tableau de bord. Cela vous permet de modifier séparément différentes versions de votre tableau de bord.

Contrairement à la copie d’un tableau de bord, l’enregistrement d’une version du tableau de bord ne change pas la propriété des widgets du tableau de bord au profit de la personne qui enregistre la version. En revanche, le propriétaire du tableau de bord d’origine reste propriétaire des widgets du nouveau tableau de bord.

Astuce: L‘enregistrement d’une version de tableau de bord en tant que tableau de bord distinct n’apporte aucune modification au tableau de bord d’origine et à ses versions.
Ouvrez le tableau de bord.
Cliquez sur le menu des options.
Sélectionner les versions.
Sélectionnez la version souhaitée.
Cliquez sur Enregistrer sous.
Donnez un nom au nouveau tableau de bord.
Sélectionnez un dossier dans lequel vous enregistrerez le tableau de bord (facultatif).
Cliquez sur Enregistrer.

Une fois que vous avez terminé, un nouveau tableau de bord s’ouvre. Vous pourrez modifier ce tableau de bord.

FAQs

Les versions du tableau de bord sont-elles créées uniquement lorsque le propriétaire enregistre une modification ou lorsque d'autres éditeurs enregistrent également les modifications ?

Qu'advient-il des versions ultérieures après la restauration d'une version antérieure ?

Lorsque je copie un tableau de bord, ses versions sont-elles également copiées ?

Que se passe-t-il lorsque je transfère mon tableau de bord à une autre personne ?

Le versionnement du tableau de bord est-il accessible depuis des terminaux mobiles ?

De nombreuses pages de ce site ont été traduites de l'anglais en traduction automatique. Chez Qualtrics, nous avons accompli notre devoir de diligence pour trouver les meilleures traductions automatiques possibles. Toutefois, le résultat ne peut pas être constamment parfait. Le texte original en anglais est considéré comme la version officielle, et toute discordance entre l'original et les traductions automatiques ne pourra être considérée comme juridiquement contraignante.

Est-ce que cela vous a aidé?

Les commentaires que vous soumettez ici sont utilisés uniquement pour aider à améliorer cette page.

C'est génial! Merci pour votre avis!

Merci pour votre avis!