Dupliquer des tableaux de bord (Studio)
Suite
Customer Experience
Produit
Qualtrics
Contenus de cette page
À propos de la duplication des tableaux de bord de Studio
Studio vous permet de dupliquer des tableaux de bord créés par vous ou par d’autres utilisateurs.
Astuce : Le tableau de bord copié peut être différent de l’original car la copie d’un tableau de bord transfère la propriété de tous les widgets copiés à l’utilisateur qui effectue la copie. Les données contenues dans ces widgets sont basées sur les fournisseurs de contenu auxquels l’utilisateur a accès.
Ce qui est copié
- Propriétés du tableau de bord (à l’exception du nom et du propriétaire)
- Personnalisation
- Tous les filtres du tableau de bord auxquels le nouveau propriétaire a déjà accès
- Widgets (bien que leur propriété change)
Ce qui n’est pas copié
- Mesures et filtres privés qui n’ont pas été partagés avec le nouveau propriétaire Astuce : Voir les mesures de partage et les filtres de partage.
- Options de partage du Tableau de bord (c’est-à-dire que les mêmes utilisateurs n’auront pas accès à la copie qu’à l’original)
- Versions du tableau de bord précédemment sauvegardées
- Statut caché du Tableau de bord
Dupliquer un tableau de bord
Il existe plusieurs façons de dupliquer un tableau de bord :
- Sur la page d’accueil de Studio, sous Explorer les tableaux de bord et les livres, cliquez sur le menu situé à côté d’un tableau de bord. Sélectionnez ensuite Dupliquer.
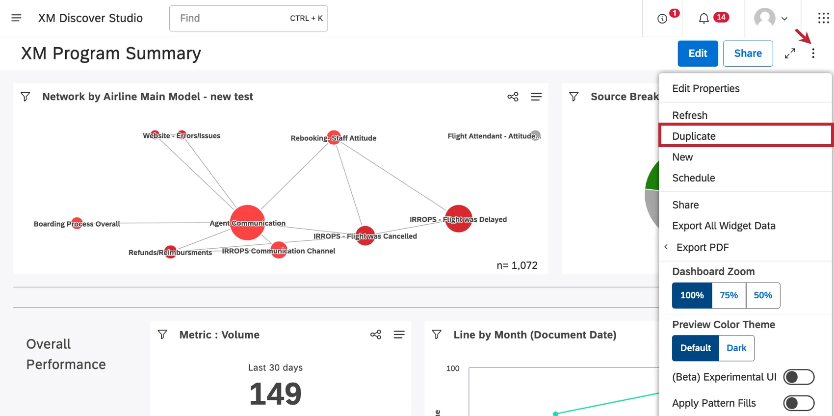
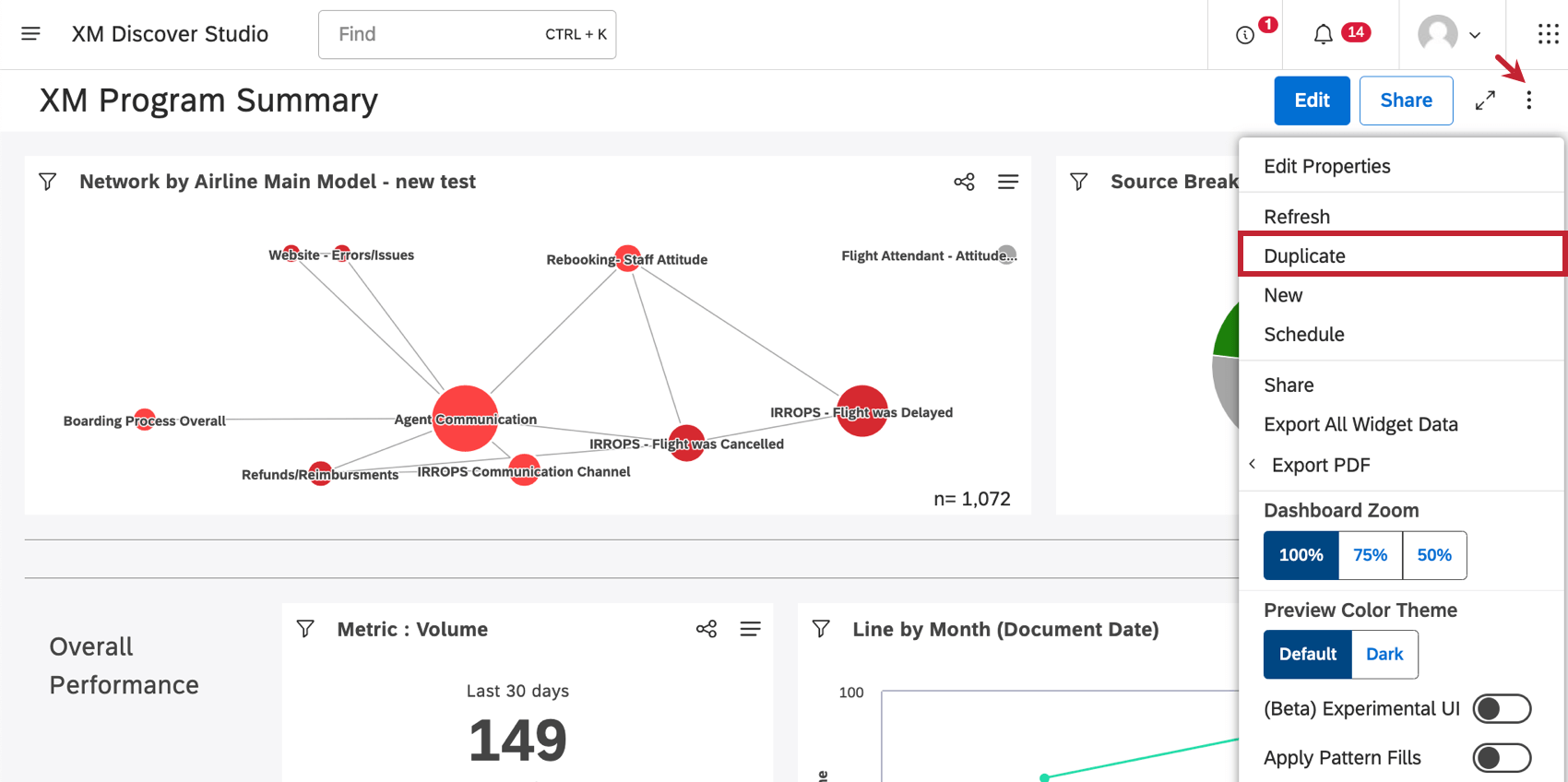
- Lorsque vous êtes dans un tableau de bord, cliquez sur le menu des options et sélectionnez Dupliquer.
Une fois votre copie créée, elle sera ouverte en mode édition.
De nombreuses pages de ce site ont été traduites de l'anglais en traduction automatique. Chez Qualtrics, nous avons accompli notre devoir de diligence pour trouver les meilleures traductions automatiques possibles. Toutefois, le résultat ne peut pas être constamment parfait. Le texte original en anglais est considéré comme la version officielle, et toute discordance entre l'original et les traductions automatiques ne pourra être considérée comme juridiquement contraignante.
C'est génial! Merci pour votre avis!
Merci pour votre avis!