Versionamento del Dashboard (Studio)

Suite
Customer Experience
Prodotto
Qualtrics

Cosa puoi trovare in questa pagina

Informazioni sul versionamento della Dashboard

Una versione è un’istantanea di tutti i widget della Dashboard, dei filtri applicati e della personalizzazione. Una versione del dashboard viene creata ogni volta che il dashboard viene salvato.

Consiglio Q: alcune modifiche della Dashboard devono essere salvate manualmente, mentre altre vengono salvate automaticamente. Vedere Risparmio vs. risparmio. Risparmio automatico.

Studio tiene traccia fino a 20 delle ultime versioni salvate della dashboard. È possibile ripristinarli in qualsiasi momento.

Consiglio Q: solo i proprietari delle dashboard possono gestire le versioni di una dashboard.

Ripristino di un Dashboard

È possibile ripristinare il dashboard a una delle versioni precedentemente salvate.

Aprire la dashboard che si desidera ripristinare.
Fare clic sul menu delle opzioni.
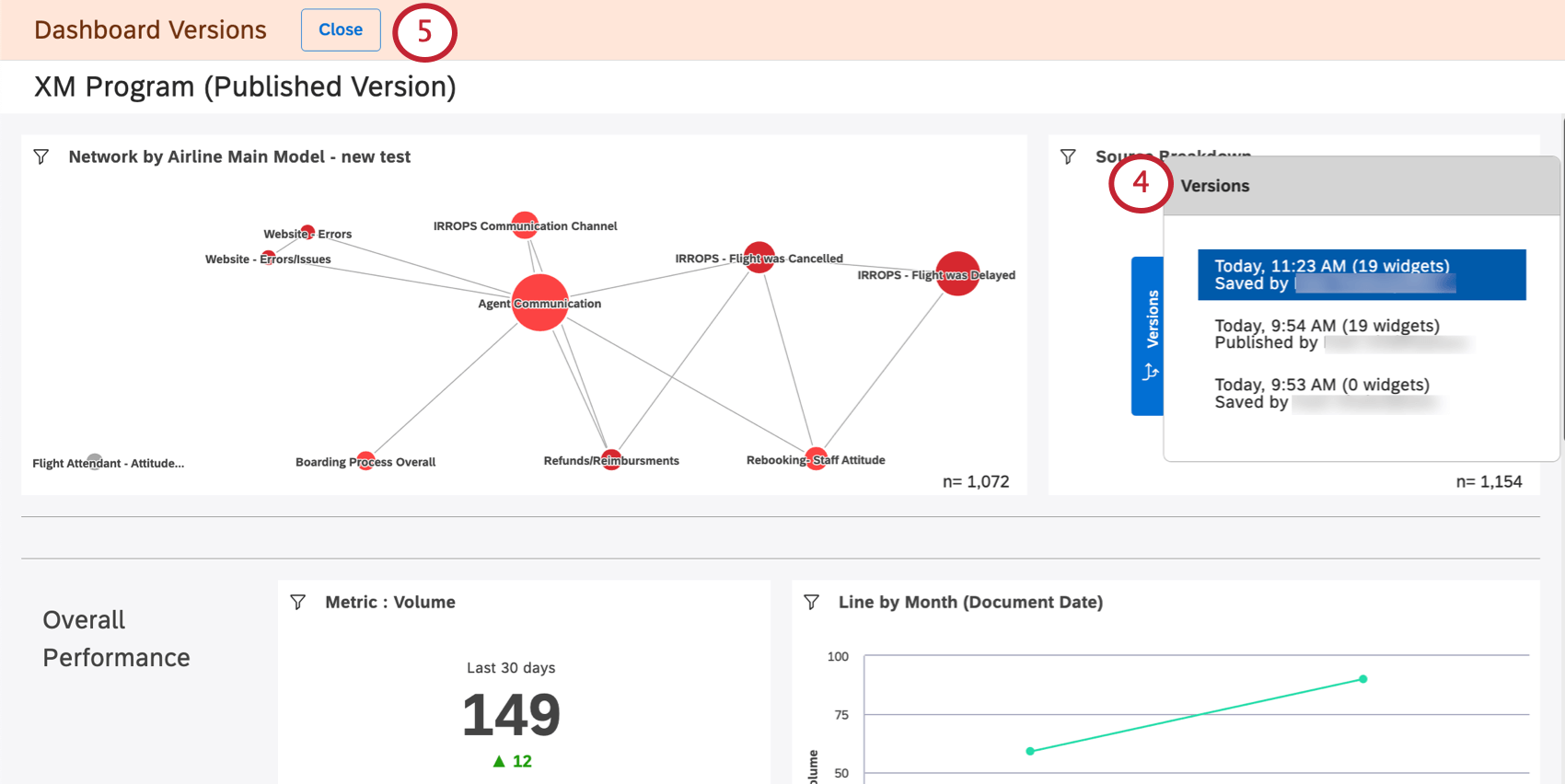
Selezionare le versioni.
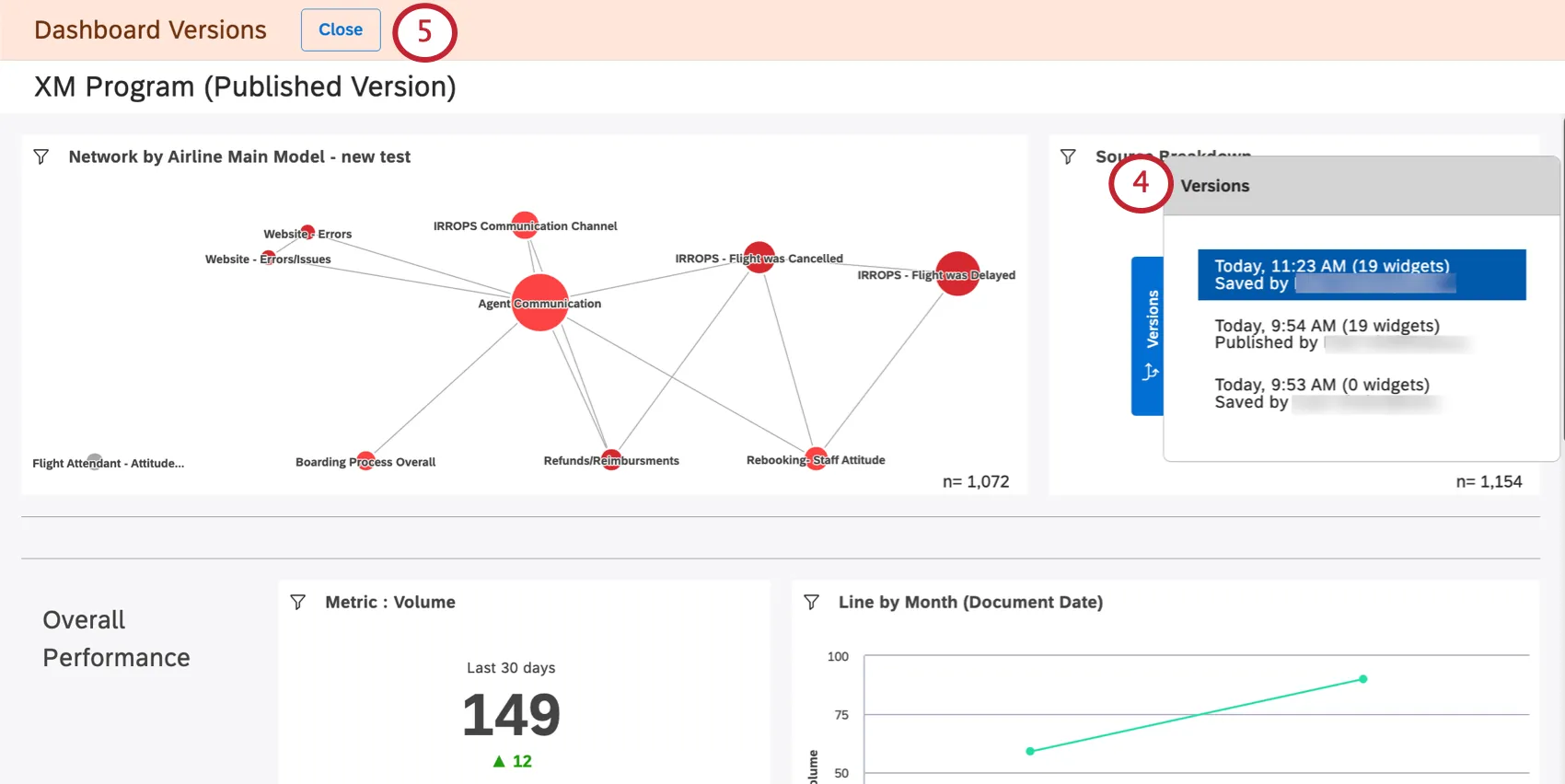
Sulla destra viene visualizzata una lista di versioni, dalla più recente alla più vecchia. La versione attuale è in alto.
Se si desidera uscire senza apportare modifiche, fare clic sul pulsante Chiudi.
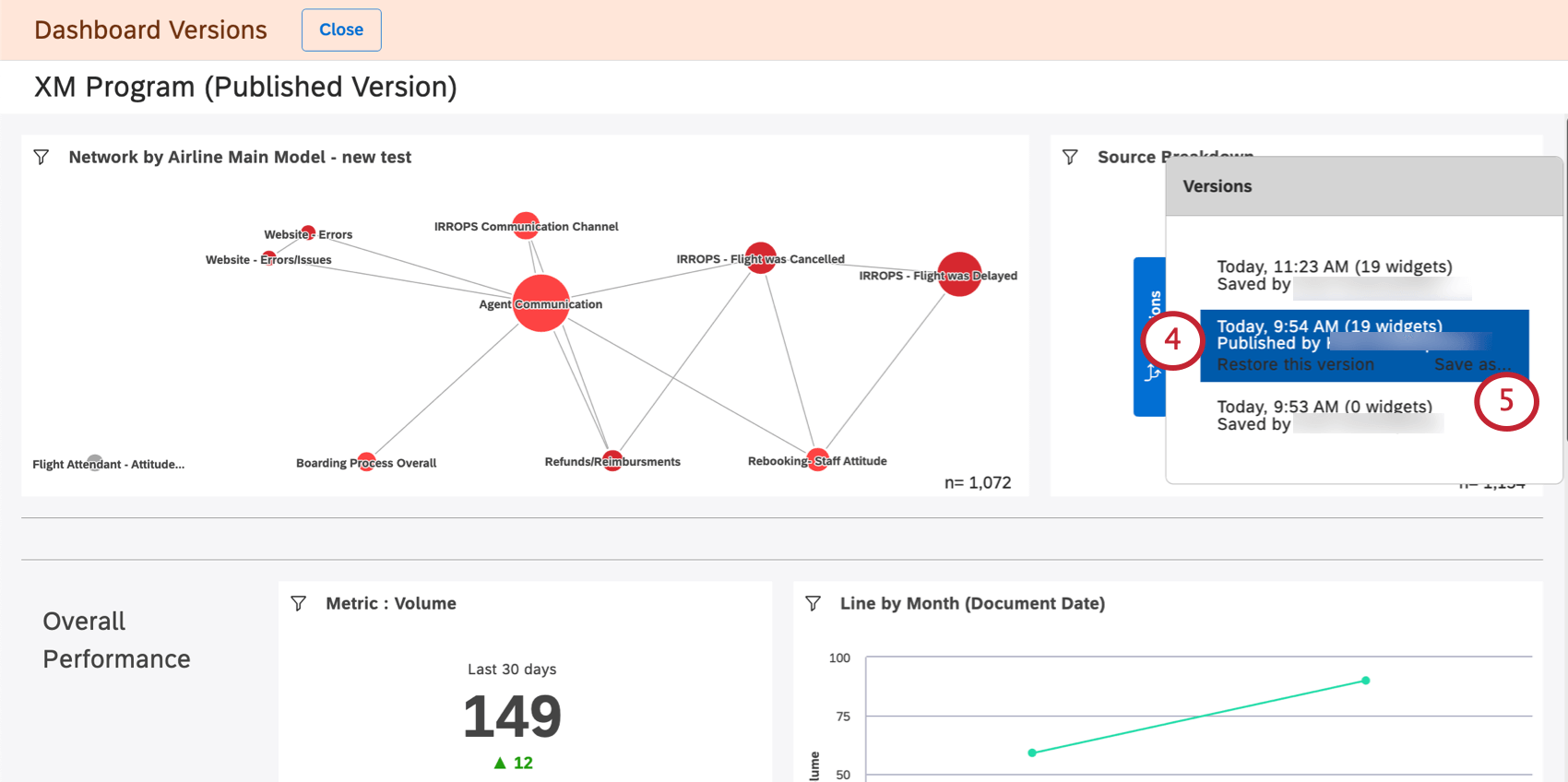
Fare clic su una versione per visualizzarla.
Consiglio Q: lavisualizzazione delle versioni precedenti non modifica la dashboard attuale.
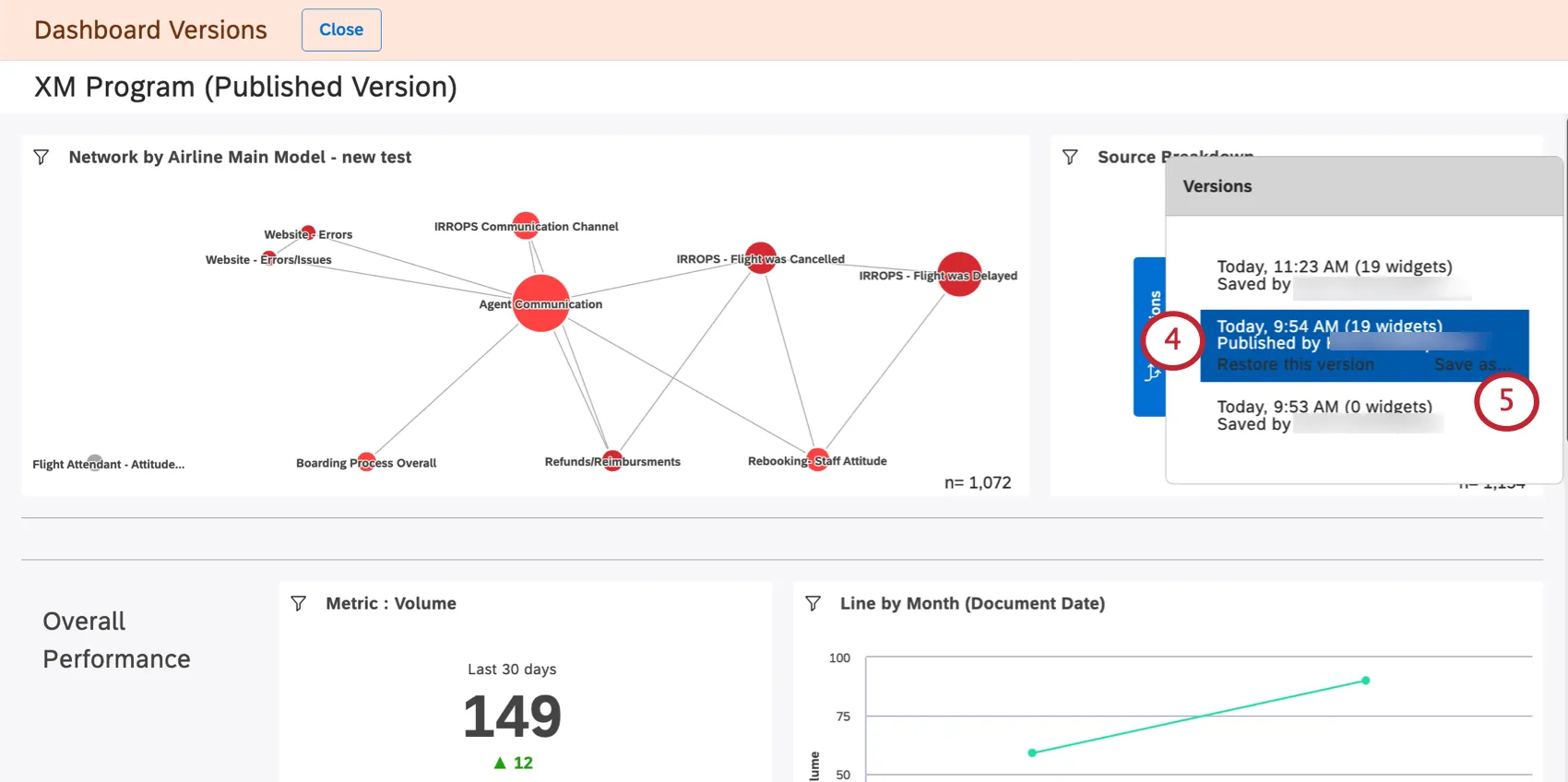
Per ripristinare una determinata versione, selezionarla e fare clic su Ripristina questa versione.
Fare clic su Ok per confermare.

Salvataggio di una versione come nuovo Dashboard

È possibile salvare una versione precedente del dashboard come nuovo dashboard. In questo modo è possibile modificare separatamente diverse versioni della dashboard.

A differenza della copia di una dashboard, il salvataggio di una versione della dashboard non cambia la proprietà dei widget della dashboard alla persona che salva la versione. Invece, il proprietario della dashboard originale è ancora il proprietario dei widget della nuova dashboard.

Consiglio Q: ilsalvataggio di una versione della dashboard come dashboard separata non apporta alcuna modifica alla dashboard originale e alle sue versioni.
Aprire il dashboard.
Fare clic sul menu delle opzioni.
Selezionare le versioni.
Selezionare la versione desiderata.
Fare clic su Salva con nome.
Indicare un nome per il nuovo dashboard.
Selezionare una cartella in cui salvare il dashboard (opzionale).
Fai clic su Salva.

Al termine, si aprirà una nuova dashboard. Sarà possibile modificare questo dashboard.

FAQs

Le versioni del dashboard vengono create solo quando il proprietario salva una modifica o quando anche altri editor salvano le modifiche?

Cosa succede alle versioni successive dopo il ripristino di una versione precedente?

Quando si copia una dashboard, vengono copiate anche le relative versioni?

Cosa succede quando trasferisco la dashboard a un'altra persona?

La creazione di versioni del cruscotto è accessibile dai dispositivi mobili?

Molte delle pagine di questo sito sono state tradotte dall'originale in inglese mediante traduzione automatica. Sebbene in Qualtrics abbiamo profuso il massimo impegno per avere le migliori traduzioni automatiche possibili, queste non sono mai perfette. Il testo originale inglese è considerato la versione ufficiale, e qualsiasi discrepanza tra questo e le traduzioni automatiche non è legalmente vincolante.

Ti è stato utile?

Il feedback inviato qui viene utilizzato solo per migliorare questa pagina.

È fantastico! Grazie per il tuo feedback!

Grazie per il tuo feedback!