Duplica di Dashboard (Studio)
Suite
Customer Experience
Prodotto
Qualtrics
Cosa puoi trovare in questa pagina
Informazioni sulla duplica dei dashboard di Studio
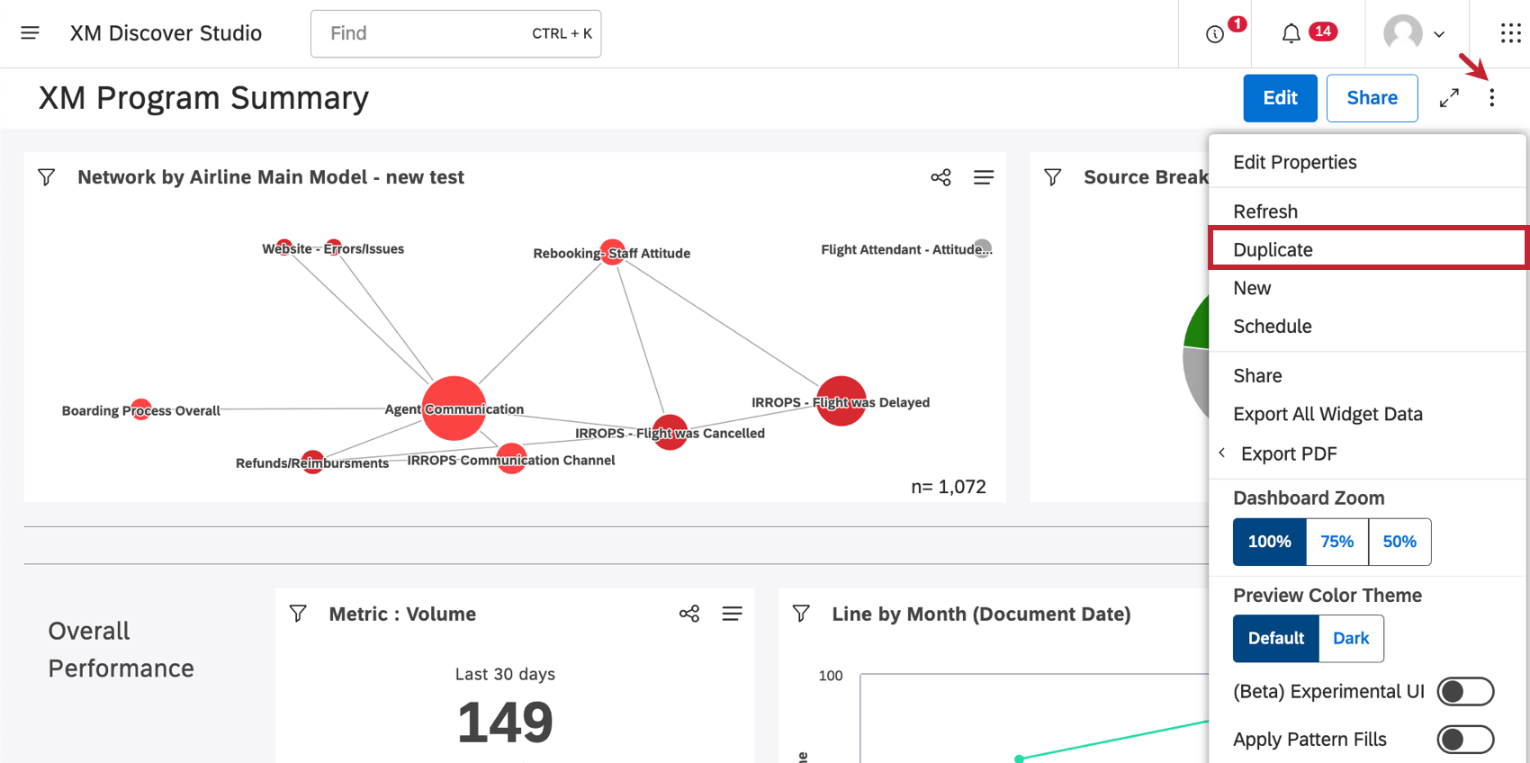
Studio consente di duplicare i dashboard creati da voi o da altri utenti.
Consiglio Q: la dashboard copiata può avere un aspetto diverso dall’originale, perché copiando una dashboard la proprietà di tutti i widget copiati passa all’utente che effettua la copia. I dati contenuti in questi widget si basano sui fornitori di contenuti a cui l’utente ha accesso.
Cosa viene copiato
- Proprietà di Dashboard (ad eccezione del nome e del proprietario)
- Personalizzazione
- Eventuali filtri a livello di dashboard a cui il nuovo proprietario ha già accesso
- Widget (anche se la loro proprietà cambia)
Cosa non viene copiato
- Metriche e filtri privati che non sono stati condivisi con il nuovo proprietario Consiglio Q: vedere metriche di condivisione e filtri di condivisione.
- Opzioni di condivisione della Dashboard (ad esempio, gli stessi utenti non avranno accesso alla copia come all’originale)
- Versioni della dashboard salvate in precedenza
- Stato nascosto del Dashboard
Duplica di un dashboard
Esistono diversi modi per duplicare un dashboard:
- Nella homepage di Studio, in Esplora dashboard e libri, fare clic sul menu accanto a una dashboard. Quindi selezionare Duplica.
- Quando si è all’interno di un dashboard, fare clic sul menu delle opzioni e selezionare Duplica.
Una volta creata la copia, questa verrà aperta in modalità di modifica.
Molte delle pagine di questo sito sono state tradotte dall'originale in inglese mediante traduzione automatica. Sebbene in Qualtrics abbiamo profuso il massimo impegno per avere le migliori traduzioni automatiche possibili, queste non sono mai perfette. Il testo originale inglese è considerato la versione ufficiale, e qualsiasi discrepanza tra questo e le traduzioni automatiche non è legalmente vincolante.
È fantastico! Grazie per il tuo feedback!
Grazie per il tuo feedback!