ダッシュボード・バージョニング(スタジオ)

スイート
Customer Experience
製品
Qualtrics

このページの内容

ダッシュボードのバージョン管理について

バージョンは、ダッシュボードのすべてのウィジェット、適用フィルター、パーソナライゼーションのスナップショットです。ダッシュボードのバージョンは、ダッシュボードが保存されるたびに作成されます。

Qtip:ダッシュボードの編集には、手動で保存しなければならないものもあれば、自動的に保存されるものもあります。セービングとセービングの比較を参照。オートセーブ.

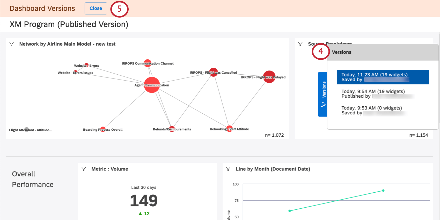
Studioは、ダッシュボードの最近保存されたバージョンを最大20個まで記録します。これらはいつでも復元できる。

Qtip: ダッシュボードのバージョンを管理できるのは、ダッシュボードのオーナーだけです。

ダッシュボードの復元

ダッシュボードを以前に保存したバージョンに復元することができます。

元に戻したいダッシュボードを開きます。
オプションメニューをクリックする。
バージョンを選択する。
右側に新しいものから古いものまで、バージョンのリストが表示されます。現在のバージョンは一番上にある。
変更を加えずに退職する場合は、「閉じる」ボタンをクリックします。
バージョンをクリックすると表示されます。
Qtip: 以前のバージョンを表示しても、現在のダッシュボードに変更はありません。
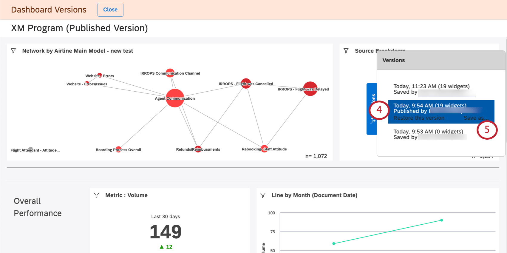
特定のバージョンを復元するには、それを選択し、[このバージョンを復元]をクリックします。
Okをクリックして確認する。

新しいダッシュボードとしてのバージョンの保存

以前のバージョンのダッシュボードを新しいダッシュボードとして保存することができます。これにより、異なるバージョンのダッシュボードを別々に編集することができます。

ダッシュボードをコピーするのとは異なり、ダッシュボードのバージョンを保存しても、ダッシュボードのウィジェットの所有権は保存者に変更されません。その代わり、元のダッシュボードの所有者は、新しいダッシュボードのウィジェットの所有者のままです。

Qtip: ダッシュボードのバージョンを別のダッシュボードとして保存しても、元のダッシュボードとそのバージョンに変更はありません。
ダッシュボードを開く。
オプションメニューをクリックする。
バージョンを選択する。
ご希望のバージョンを選択してください。
名前を付けて保存」をクリックする
新しいダッシュボードの名前を指定します。
ダッシュボードを保存するフォルダを選択します(オプション)。
保存]をクリックします。

完了すると、新しいダッシュボードが開きます。このダッシュボードを編集できるようになります。

FAQs

Are dashboard versions only created when the owner saves a change, or when other editors save changes, too?

What happens to later versions after I restore an earlier version?

When I copy a dashboard, do its versions get copied as well?

What happens when I transfer my dashboard to another person?

Is dashboard versioning accessible from mobile devices?

当サポートサイトの日本語のコンテンツは英語原文より機械翻訳されており、補助的な参照を目的としています。機械翻訳の精度は十分な注意を払っていますが、もし、英語・日本語翻訳が異なる場合は英語版が正となります。英語原文と機械翻訳の間に矛盾があっても、法的拘束力はありません。

この記事は役に立ちましたか

いただいたフィードバックはこのページの改善の目的のみに利用します。

素晴らしい! フィードバックありがとうございます!

フィードバックありがとうございます!