ダッシュボードの複製(スタジオ)
スイート
Customer Experience
製品
Qualtrics
このページの内容
スタジオ・ダッシュボードの複製について
Studio では、自分または他のユーザーが作成したダッシュボードを複製できます。
Qtip:ダッシュボードをコピーすると、コピーされたウィジェットの所有権がコピーしたユーザーに変更されるため、コピーされたダッシュボードは元のダッシュボードと異なって見える場合があります。これらのウィジェット内のデータは、ユーザーがどのコンテンツプロバイダーにアクセシビリティを持っているかに基づいている。
コピーされるもの
- ダッシュボードのプロパティ(名前と所有者を除く)
- パーソナライゼーション
- 新所有者がすでにアクセシビリティを持っているダッシュボード全体のフィルター
- ウィジェット(所有者は変わるが)
コピーされないもの
- 新しいオーナーと共有されていないプライベート・メトリクスとフィルター Qtip:共有メトリクスと共有フィルタを参照してください。
- ダッシュボード共有オプション(オリジナルと同じユーザーがコピーにアクセシビリティを持つことはありません。)
- 過去に保存したダッシュボードバージョン
- ダッシュボードの非表示状態
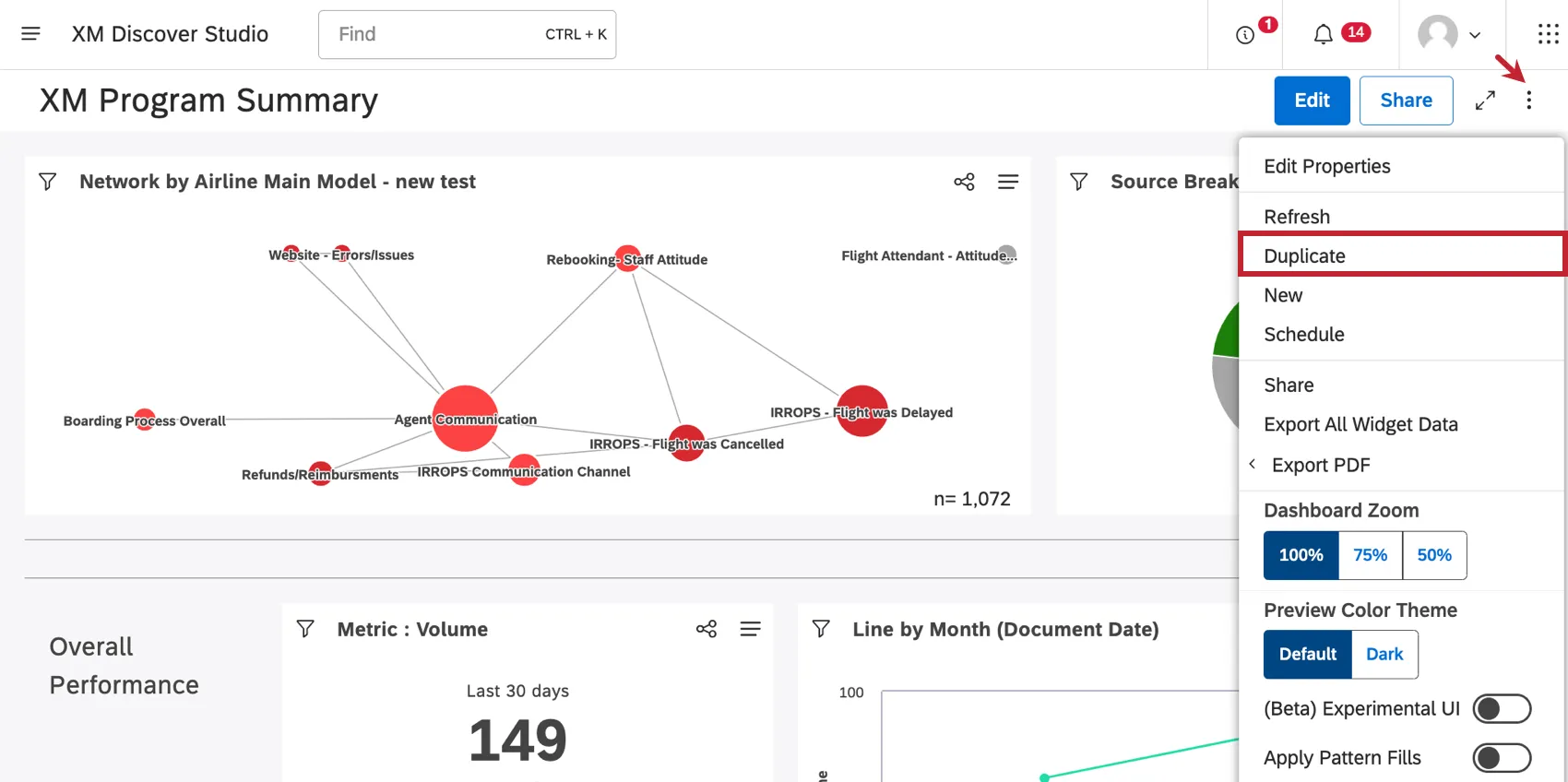
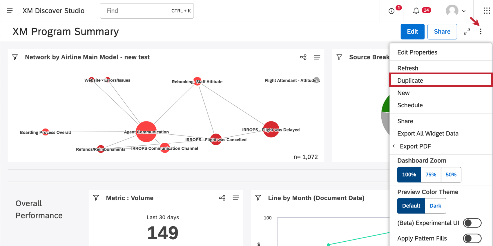
ダッシュボードの複製
ダッシュボードを複製するにはいくつかの方法がある:
- スタジオのホームページの[ダッシュボードとブックの検索]で、ダッシュボードの次へ のメニューをクリックします。次に複製を選択します。
- ダッシュボードの中に入ったら、オプションメニューをクリックし、複製を選択します。
コピーが作成されると、編集モードで開かれます。
当サポートサイトの日本語のコンテンツは英語原文より機械翻訳されており、補助的な参照を目的としています。機械翻訳の精度は十分な注意を払っていますが、もし、英語・日本語翻訳が異なる場合は英語版が正となります。英語原文と機械翻訳の間に矛盾があっても、法的拘束力はありません。
素晴らしい! フィードバックありがとうございます!
フィードバックありがとうございます!