Controle de versão Dashboard (Studio)

Suite
Customer Experience
Produto
Qualtrics

O que há nesta página

Sobre o controle de versão Dashboard

Uma versão é um instantâneo de todos os widgets, filtros aplicados e personalização dashboard. Uma versão dashboard é criada sempre que o dashboard é salvo.

Qdica: algumas edições dashboard precisam ser salvas manualmente, enquanto outras são salvas automaticamente. Consulte Saving vs. Saving. Auto-Saving.

O Studio mantém o controle de até 20 das versões salvas mais recentemente de seu dashboard. Você pode restaurá-los a qualquer momento.

Qdica: somente os proprietários de dashboard podem gerenciar as versões de um dashboard.

Restauração de um Dashboard

Você pode restaurar seu dashboard para uma das versões salvas anteriormente.

Abra o dashboard que você deseja anular.
Clique no menu de opções.
Selecione as versões.
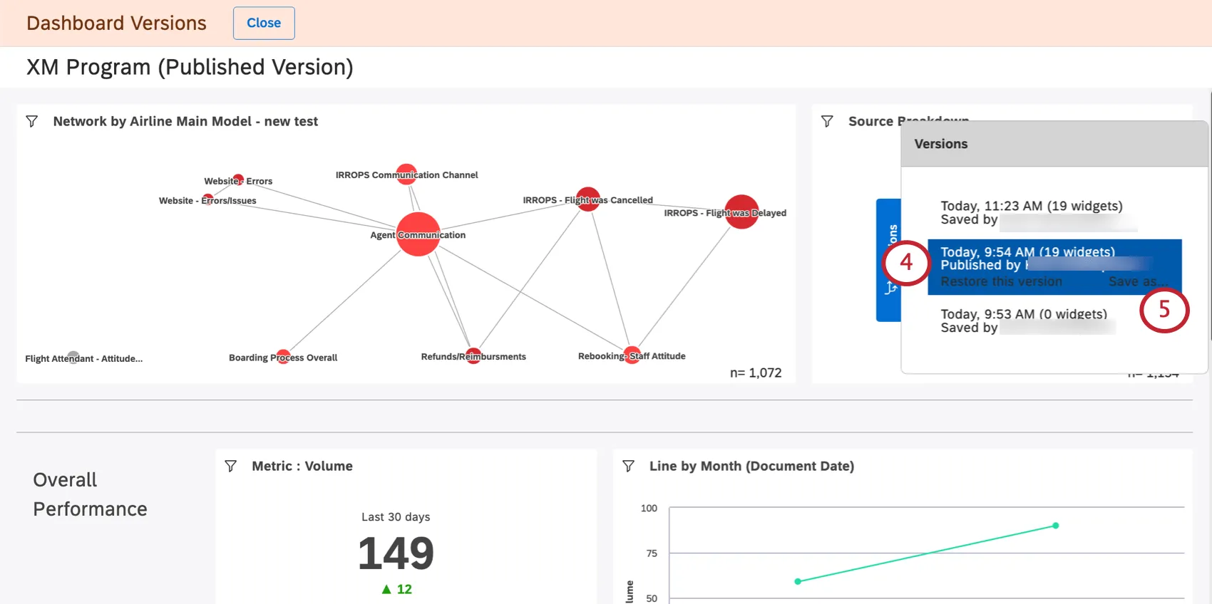
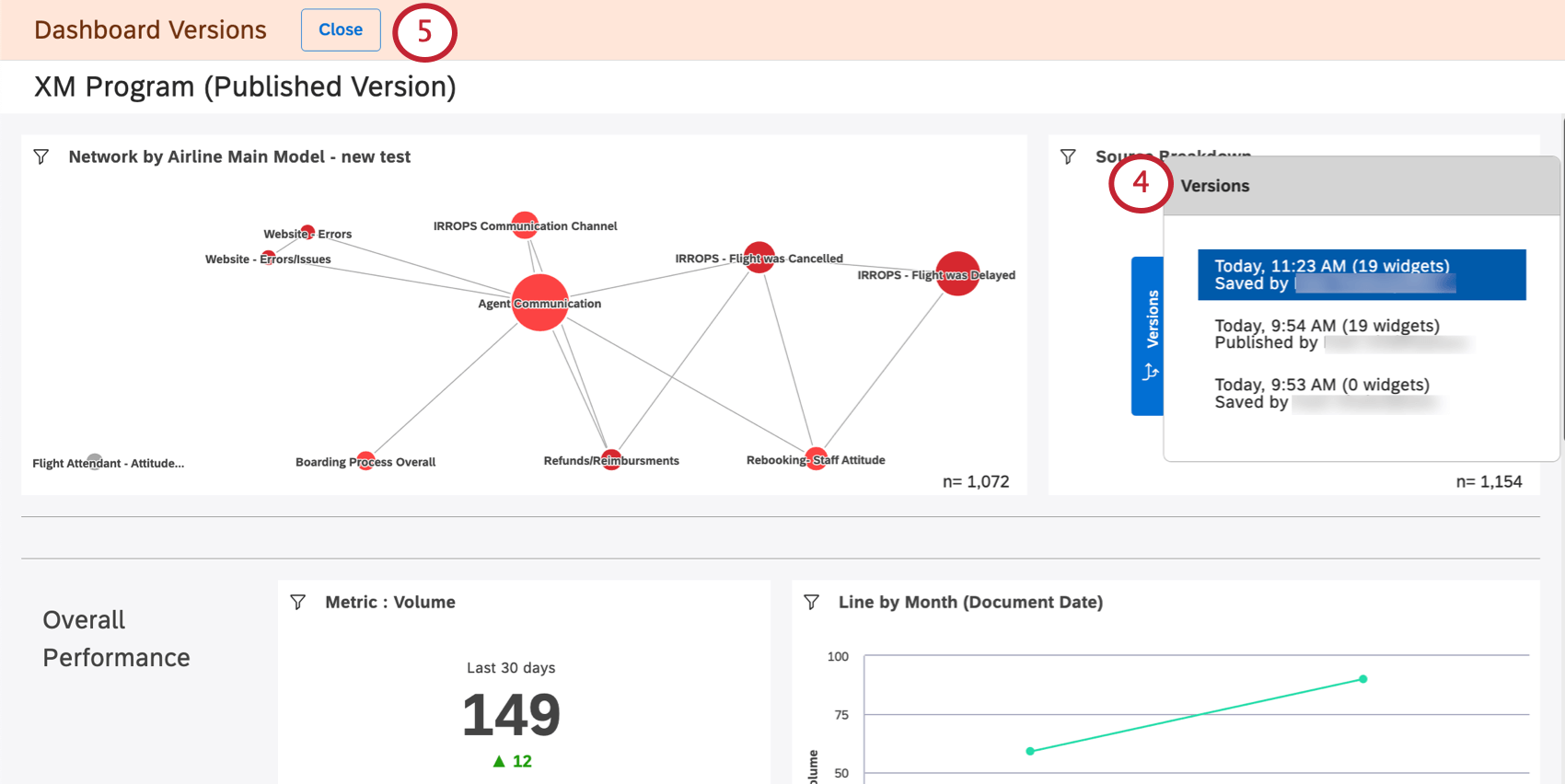
Você verá uma lista de versões à direita, da mais recente para a mais antiga. A versão atual está na parte superior.
Se você quiser sair sem fazer nenhuma alteração, clique no botão Fechar.
Clique em uma versão para visualizá-la.
Qdica: a visualização de versões anteriores não altera seu dashboard atual.
Para restaurar uma determinada versão, selecione-a e clique em Restore this version (Restaurar esta versão).
Clique em Ok para confirmar.

Salvando uma versão como um novo Dashboard

Você pode salvar uma versão anterior do seu dashboard como um novo dashboard. Isso permite que você edite diferentes versões de seu dashboard separadamente.

Ao contrário da cópia de um dashboard, salvar uma versão dashboard não altera a propriedade dos widgets do dashboard para a pessoa que está salvando a versão. Em vez disso, o proprietário dashboard original ainda é o proprietário dos widgets do novo dashboard.

Qdica: salvar uma versão dashboard como um dashboard separado não altera o dashboard original e suas versões.
Abra o dashboard.
Clique no menu de opções.
Selecione as versões.
Selecione a versão desejada.
Clique em Salvar como.
Forneça um nome para o novo dashboard.
Selecione uma pasta onde você salvará o dashboard (opcional).
Clique em Salvar.

Quando você terminar, um novo dashboard será aberto. Você poderá editar esse dashboard.

Perguntas frequentes

As versões de dashboard só são criadas quando o responsável grava uma modificação ou quando outros editores também gravam modificações?

O que acontece com versões posteriores depois de restaurar uma versão anterior?

Quando copio um dashboard, suas versões também são copiadas?

O que acontece quando transfiro meu painel para outra pessoa?

A criação de versões do dashboard pode ser acessada a partir de dispositivos móveis?

Muitas das páginas neste site foram traduzidas do inglês original usando tradução automática. Embora na Qualtrics tenhamos feito nossa diligência prévia para obter as melhores traduções automáticas possíveis, a tradução automática nunca é perfeita. O texto original em inglês é considerado a versão oficial, e quaisquer discrepâncias entre o inglês original e as traduções automáticas não são juridicamente vinculativas.

Isto foi útil?

O feedback que você envia aqui é usado apenas para ajudar a melhorar essa página.

Isso é ótimo! Obrigado pelo seu feedback!

Obrigado pelo seu feedback!