Duplicação de painéis (Studio)
Suite
Customer Experience
Produto
Qualtrics
O que há nesta página
Sobre a duplicação de painéis do Studio
O Studio permite duplicar painéis criados por você ou por outros usuários.
Qdica: o dashboard copiado pode ter uma aparência diferente do original porque a cópia de um dashboard altera a propriedade de todos os widgets copiados para o usuário que faz a cópia. Os dados nesses widgets são baseados nos provedores de conteúdo aos quais o usuário tem acesso.
O que é copiado
- Propriedades Dashboard (exceto o nome e o proprietário)
- Personalização
- Quaisquer filtros de todo o painel aos quais o novo proprietário já tenha acesso
- Widgets (embora sua propriedade mude)
O que não é copiado
- Métricas e filtros privados que não foram compartilhados com o novo proprietário Qdica: consulte métricas de compartilhamento e filtros de compartilhamento.
- Opções de compartilhamento Dashboard (ou seja, os mesmos usuários não terão acesso à cópia como têm ao original)
- Versões dashboard salvas anteriormente
- Status oculto do Dashboard
Duplicação de um Dashboard
Há várias maneiras de duplicar um dashboard:
- Na página inicial do Studio, em Explore Dashboards & Books, clique no menu avançar de um dashboard. Em seguida, selecione Duplicar.
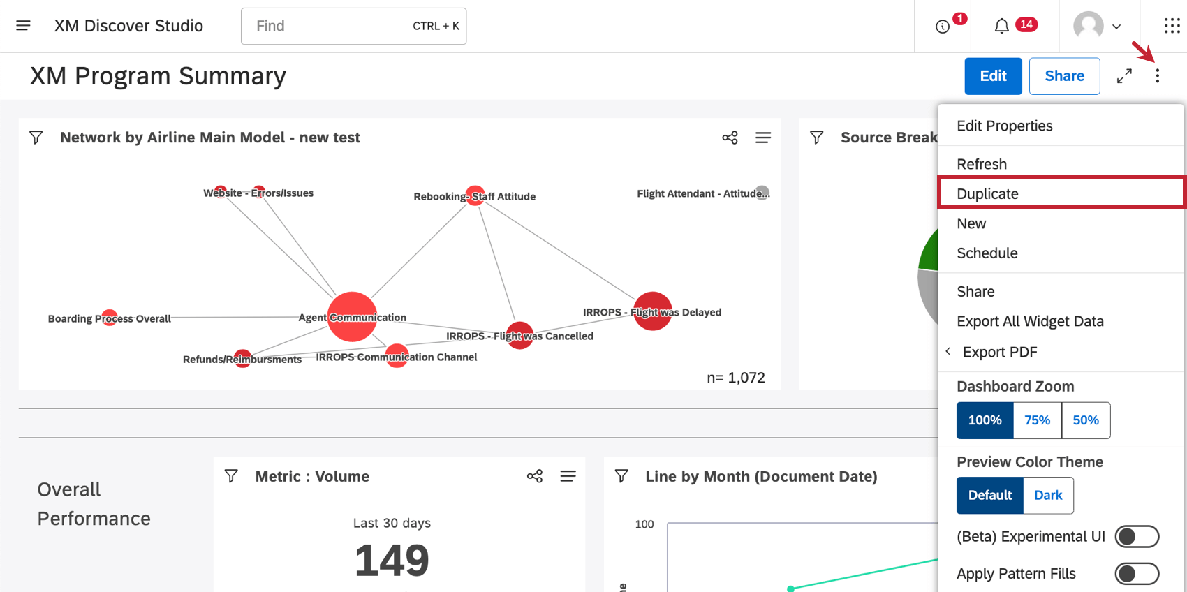
- Quando você estiver em um dashboard, clique no menu de opções e selecione Duplicar.
Depois que sua cópia for criada, ela será aberta no modo de edição.
Muitas das páginas neste site foram traduzidas do inglês original usando tradução automática. Embora na Qualtrics tenhamos feito nossa diligência prévia para obter as melhores traduções automáticas possíveis, a tradução automática nunca é perfeita. O texto original em inglês é considerado a versão oficial, e quaisquer discrepâncias entre o inglês original e as traduções automáticas não são juridicamente vinculativas.
Isso é ótimo! Obrigado pelo seu feedback!
Obrigado pelo seu feedback!