Fuentes de datos del Tablero de Opinión de primera línea

Suite
Customer Experience
Producto
Qualtrics

Contenidos de la página

Acerca de los paneles de Opinión de Frontline

Consejo Q : Los proyectos de Opinión de primera línea son una compra adicional. Por favor contacto a su Ejecutivo de Cuenta Para obtener más información sobre este producto.

Los proyectos de Opinión de primera línea pueden ser mapeado en paneles de CX, al igual que cualquier otra fuente de datos. Al hacerlo, puede analizar cómo su programa Frontline Opinión ha influido en los datos de CX de su empresa.

Cómo agregar Opinión de primera línea como fuente de datos

Consejo Q: Para obtener una guía para principiantes sobre cómo mapear fuentes de datos, consulte Esta página.
Crear un Nuevo Tablero de CX, o abrir uno existente.
Diríjase a la pestaña Datos de dashboard .
Hacer clic Añadir fuente.
Pase el cursor sobre Fuentes de datos externas.
Seleccione su fuente de datos de Opinión de primera línea.
Consejo Q: La fuente de datos que querrás seleccionar está en el formato general de [nombre de su proyecto] – Opinión de primera línea. Si su fuente de datos tiene el formato “[nombre de su proyecto] – Solicitudes de Opinión “, entonces está utilizando una versión heredada de la fuente de datos de opinión de primera línea que ya no es compatible. Para actualizar su fuente de datos , eliminar la fuente de datos de opinión de primera línea heredada de su Tablero y luego asigne la fuente de datos actualizada nuevamente a su Tablero siguiendo las instrucciones anteriores.

Campos de Opinión de primera línea

Cuando agrega su proyecto Frontline Opinión como fuente de datos a su Tablero, aparecerán los siguientes campos:

  • Fecha de última actualización:Esta es una cita tipo de campo. Este campo muestra cuándo se modificó por última vez una solicitud de opinión .
  • Solicitar ID:Este es un conjunto de texto tipo de campo. Este campo es el ID interno de las solicitudes de opinión .
  • Título: Este es un texto abierto tipo de campo. Este campo muestra el título de las solicitudes de opinión .
  • Descripción: Este es un texto abierto tipo de campo. Este campo muestra la descripción de las solicitudes de opinión .
  • Metadatos de la Encuesta : estado:Este es un conjunto de texto tipo de campo. Este campo muestra el estado de las solicitudes de opinión .
  • Etiquetas: Este es un conjunto de texto de múltiples respuestas. tipo de campo. Este campo muestra las etiquetas en las solicitudes de opinión .
  • Votos:Este es un valor numérico tipo de campo. Este campo muestra el número de votos en las solicitudes de opinión .
  • Clientela;Este es un conjunto de texto de múltiples respuestas. tipo de campo. Este campo muestra los clientes agregados a una solicitud de opinión .
  • Creador:Este es un conjunto de texto tipo de campo. Este campo muestra el nombre del usuario que creó la solicitud de opinión .
  • Cesionario:Este es un conjunto de texto tipo de campo. Este campo muestra el nombre del usuario asignado a una solicitud de opinión .
  • Fecha de creación: Esta es una cita tipo de campo. Este campo muestra la fecha y la hora en que se enviaron las solicitudes de opinión .
  • Enlace:Este es un conjunto de texto abierto tipo de campo. Este campo contiene un enlace en el que se puede hacer clic que lleva a la solicitud de opinión en el proyecto Frontline Opinión .

Recurso para los paneles de CX

Consulte las páginas siguientes para comenzar a utilizar los paneles de CX . Estas páginas están diseñadas para orientar a un usuario que utiliza por primera vez los paneles de CX .

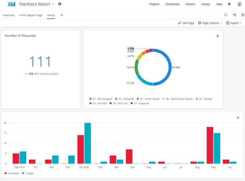
Ejemplo: Consulte las siguientes capturas de pantalla para ver ejemplos de widgets que puede crear en su Tablero.
El primer Tablero utiliza tabla simple, gráfico circular, y nube de palabras widgets. El segundo Tablero utiliza gráfico de números, gráfico circular, y gráfico simple widgets.
Muchas de las páginas de este sitio han sido traducidas del inglés original utilizando la traducción automática. Aunque en Qualtrics hemos realizado nuestra diligencia debida para obtener las mejores traducciones automáticas posibles, la traducción automática nunca es perfecta. El texto original en inglés se considera la versión oficial, y cualquier discrepancia entre el inglés original y las traducciones automáticas no son legalmente vinculantes.

¿Le fue útil esta información?

Los comentarios que envía aquí solo se usan para ayudar a mejorar esta página.

¡Genial! ¡Gracias por tus comentarios!

¡Gracias por tus comentarios!