Frontline Feedback Dashboard Datenquellen

Suite
Customer Experience
Produkt
Qualtrics

Was finden Sie hier?

Informationen zu Feedback

TIPP: Frontline Feedback Projekte sind kostenpflichtig. Wenden Sie Kontakt Ihren Benutzerkonto für weitere Informationen zu diesem Produkt.

Frontline Feedback Projekte können in CX-Dashboards abgebildet werden, wie jede andere Datenquelle auch. Auf diese Weise können Sie analysieren, wie sich Ihr Feedback auf die CX Ihres Unternehmens ausgewirkt hat.

Feedback als Datenquelle hinzufügen

Tipp: Einen Einsteigerleitfaden zur Zuordnung von Datenquellen finden Sie unter diese Seite.
Erstellen Sie ein neues CX-Dashboard, oder öffnen Sie ein bestehendes.
Navigieren Sie zu Dashboard-Daten Abschnitt beschriebenen Schritte befolgen.
Klicken Sie auf Quelle hinzufügen.
Bewegen Sie den Mauszeiger über Externe Datenquellen.
Wählen Sie Ihre Datenquelle.
Tipp: Die Datenquelle, die Sie auswählen möchten, hat das allgemeine Format [Ihr Projektname] – Frontline Feedback. Wenn Ihre Datenquelle das Format “[Ihr Projektname] – Feedback-Anfragen” hat, verwenden Sie eine ältere Version der Frontline-Feedback-Datenquelle, die nicht mehr unterstützt wird. Um Ihre Datenquelle zu aktualisieren, entfernen Sie die alte Datenquelle für das Frontline-Feedback aus Ihrem Dashboard und ordnen Sie dann die aktualisierte Datenquelle wieder Ihrem Dashboard zu, indem Sie die obigen Anweisungen befolgen.

Feedback

Wenn Sie Ihr Feedback als Datenquelle zu Ihrem Dashboard hinzufügen, werden die folgenden Felder angezeigt:

  • Datum der letzten Aktualisierung: Dies ist ein Datum Feldtyp. Dieses Feld zeigt an, wann eine Feedback zuletzt geändert wurde.
  • Anforderungs-ID: Dies ist ein Textset Feldtyp. Dieses Feld ist die interne ID von Feedback.
  • Titel: Dies ist ein offener Text Feldtyp. Dieses Feld zeigt den Titel von Feedback an.
  • Beschreibung: Dies ist ein offener Text Feldtyp. Dieses Feld zeigt die Beschreibung von Feedback an.
  • Umfragen Metadaten – Status: Dies ist ein Feldtyp mit Text. Dieses Feld zeigt den Status von Feedback an.
  • Tags: Dies ist ein Textset mit mehreren Antworten Feldtyp. Dieses Feld zeigt die Tags für Feedback an.
  • Stimmen: Dies ist ein numerischer Wert Feldtyp. Dieses Feld zeigt die Anzahl der Stimmen bei Feedback an.
  • Mandanten; Dies ist ein Textset mit mehreren Antworten Feldtyp. Dieses Feld zeigt die Kunden an, die einer Feedback hinzugefügt wurden.
  • Ersteller: Dies ist ein Textset Feldtyp. Dieses Feld zeigt den Namen des Benutzers an, der die Feedback angelegt hat.
  • Bearbeiter: Dies ist ein Textset Feldtyp. Dieses Feld zeigt den Namen des Benutzers an, der der Bearbeiter einer Feedback ist.
  • Erstellungsdatum: Dies ist ein Datum Feldtyp. Dieses Feld zeigt das Datum und die Uhrzeit an, zu der Feedback gesendet wurden.
  • Link: Dies ist ein offenes Textset Feldtyp. Dieses Feld enthält einen anklickbaren Link, der auf die Feedback im Feedback verweist.

CX-Dashboards Ressourcen

Sehen Sie sich die folgenden Seiten an, um mit der Verwendung von CX zu beginnen. Diese Seiten dienen dazu, einen erstmaligen Benutzer an der Verwendung von CX auszurichten.

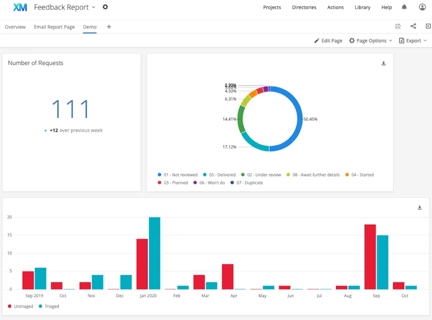
Beispiel: Beispiele für Widgets, die Sie in Ihrem Dashboard erstellen können, finden Sie in den folgenden Screenshots.
Das erste Dashboard verwendet einfache Tabelle, Kreisdiagramm, und Wortwolke Widgets. Das zweite Dashboard verwendet Zahlendiagramm, Kreisdiagramm, und einfaches Diagramm Widgets.
Viele Seiten dieses Portals wurden mithilfe maschineller Übersetzung aus dem Englischen übersetzt. Obwohl wir bei Qualtrics die bestmögliche maschinelle Übersetzung ausgewählt haben, um ein möglichst gutes Ergebnis zu bieten, ist maschinelle Übersetzung nie perfekt. Der englische Originaltext gilt als offizielle Version. Abweichungen zwischen dem englischen Originaltext und den maschinellen Übersetzungen sind nicht rechtlich bindend.

Hat Ihnen das weitergeholfen?

Das von Ihnen eingereichte Feedback, dient lediglich dazu, diese Seite zu verbessern.

Großartig! Vielen Dank für die Rückmeldung!

Vielen Dank für die Rückmeldung!