Fontes de dados Dashboard Frontline Feedback Dashboard

Suite
Customer Experience
Produto
Qualtrics

O que há nesta página

Sobre o Frontline Feedback Dashboards

Qdica: projetos do Frontline Feedback são uma compra adicional. Entre contato o seu executivo Conta para obter mais informações sobre esse produto.

projetos de feedback da linha de frente podem ser mapeados em painéis de CX, como qualquer outra fonte de dados. Ao fazer isso, você pode analisar como o programa Frontline Feedback influenciou os dados de CX da sua empresa.

Adição de feedback da linha de frente como fonte de dados

Qdica: para obter um guia para iniciantes sobre fontes de dados de mapeamento, consulte esta página.
Crie um novo dashboard CX ou abra um já existente.
Navegue para a guia Dados do dashboard Dados integrados.
Clique em Add Source.
Passe o mouse sobre Fontes de dados externas.
Selecione sua fonte de dados do Frontline Feedback.
Qdica: a fonte de dados que você deseja selecionar está no formato geral de [nome do seu projeto] – Frontline Feedback. Se a sua fonte de dados estiver no formato “[nome do seu projeto] – Solicitações de feedback”, então você está usando uma versão antiga da fonte de dados de feedback da linha de frente que não é mais compatível. Para atualizar sua fonte de dados, remova a fonte de dados legada de feedback da linha de frente do seu dashboard e, em seguida, mapeie a fonte de dados atualizada de volta ao seu dashboard seguindo as instruções acima.

Campos de feedback da linha de frente

Quando você adicionar seu projeto do Frontline Feedback como fonte de dados ao seu dashboard, os seguintes campos serão exibidos:

  • Data da última atualização: Esse é um tipo de campo de data . Esse campo mostra quando uma solicitação de feedback foi modificada pela última vez.
  • ID da solicitação: Esse é um tipo de campo conjunto de texto . Esse campo é a ID interna das solicitações de feedback.
  • Título: Esse é um tipo de campo de texto aberto . Esse campo exibe o título das solicitações de feedback.
  • Descrição: Esse é um tipo de campo de texto aberto . Esse campo exibe a descrição das solicitações de feedback.
  • Metadados Pesquisa – Status: Este é um tipo de campo conjunto de texto . Esse campo exibe o status das solicitações de feedback.
  • Tags: Esse é um tipo de campo conjunto de texto com várias respostas . Esse campo exibe as tags nas solicitações de feedback.
  • Votos: Esse é um tipo de campo valor numérico . Esse campo exibe o número de votos em solicitações de feedback.
  • Clientes; Este é um tipo de campo conjunto de texto com várias respostas . Esse campo exibe os clientes adicionados a uma solicitação de feedback.
  • Criador: Esse é um tipo de campo conjunto de texto . Esse campo exibe o nome do usuário que criou a solicitação de feedback.
  • Destinatário: Esse é um tipo de campo conjunto de texto . Esse campo exibe o nome do usuário que é o responsável por uma solicitação de feedback.
  • Data de criação: Esse é um tipo de campo de data . Esse campo exibe a data e a hora em que as solicitações de feedback foram enviadas.
  • Link: Esse é um tipo de campo conjunto de texto aberto . Esse campo contém um link clicável que leva à solicitação de feedback no projeto Frontline Feedback.

Recursos do CX Dashboards

Confira as páginas abaixo para começar a usar os painéis de CX. Essas páginas foram criadas para orientar um usuário iniciante no uso de painéis de CX.

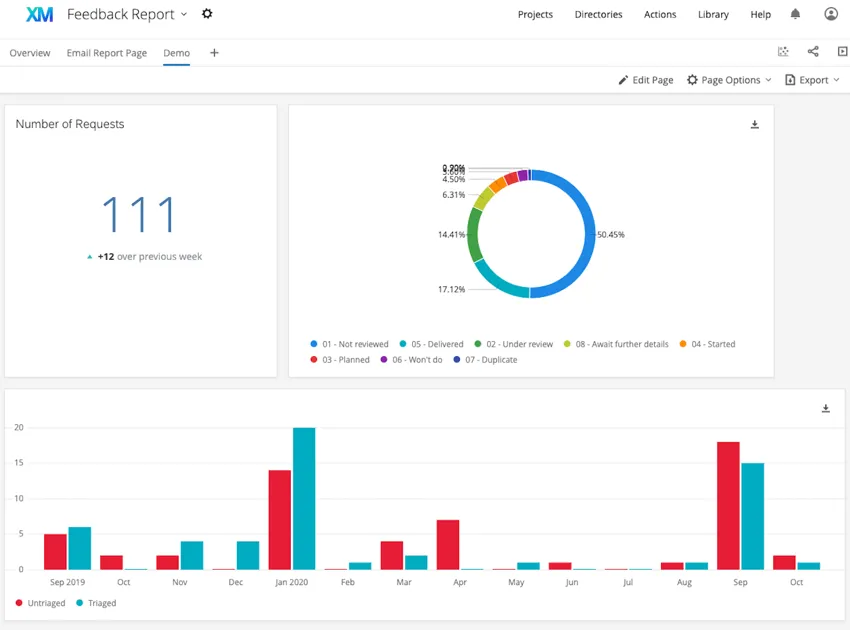
Exemplos: Confira as capturas de tela abaixo para ver exemplos de widgets que você pode criar em seu dashboard.
O primeiro dashboard usa widgets tabela simples, gráfico de pizza e nuvem de palavras. O segundo dashboard usa widgets gráfico numérico, gráfico de pizza e gráfico simples.
Muitas das páginas neste site foram traduzidas do inglês original usando tradução automática. Embora na Qualtrics tenhamos feito nossa diligência prévia para obter as melhores traduções automáticas possíveis, a tradução automática nunca é perfeita. O texto original em inglês é considerado a versão oficial, e quaisquer discrepâncias entre o inglês original e as traduções automáticas não são juridicamente vinculativas.

Isto foi útil?

O feedback que você envia aqui é usado apenas para ajudar a melhorar essa página.

Isso é ótimo! Obrigado pelo seu feedback!

Obrigado pelo seu feedback!