Frontline Feedback Dashboard Data Sources
About Frontline Feedback Dashboards
Qtip: Frontline Feedback projects are an additional purchase. Please contact your Account Executive for more information about this product.
Frontline Feedback projects can be mapped into CX dashboards, much like any other data source. In doing so, you can analyze how your Frontline Feedback program has influenced your company’s CX data.
Adding Frontline Feedback as a Data Source
Qtip: For a beginner’s guide on mapping data sources, check out this page.
- Create a new CX dashboard, or open an existing one.
- Navigate to the Dashboard Data section.

- Click Add Source.
- Hover over External Datasources.
- Select your Frontline Feedback data source.
Qtip: The data source you’ll want to select is in the general format of [your project name] – Frontline Feedback. If your data source is in the format of “[your project name] – Feedback Requests”, then you are using a legacy version of the frontline feedback data source that is no longer supported. To update your data source, remove the legacy frontline feedback data source from your dashboard and then map the updated data source back into your dashboard by following the directions above.
Frontline Feedback Fields
When you add your Frontline Feedback project as a data source to your dashboard, the following fields will appear:
- Last Updated Date: This is a date field type. This field shows when a feedback request was last modified.
- Request ID: This is a text set field type. This field is the internal ID of feedback requests.
- Title: This is an open text field type. This field displays the title of feedback requests.
- Description: This is an open text field type. This field displays the description of feedback requests.
- Survey Metadata – Status: This is a text set field type. This field displays the status of feedback requests.
- Tags: This is a multi-answer text set field type. This field displays the tags on feedback requests.
- Votes: This is a numeric value field type. This field displays the number of votes on feedback requests.
- Clients; This is a multi-answer text set field type. This field displays the clients added to a feedback request.
- Creator: This is a text set field type. This field displays the name of the user who created the feedback request.
- Assignee: This is a text set field type. This field displays the name of the user who is the assignee of a feedback request.
- Creation Date: This is a date field type. This field displays the date and time when feedback requests were submitted.
- Link: This is an open text set field type. This field contains a clickable link that links to the feedback request in the Frontline Feedback project.
CX Dashboards Resources
Check out the below pages for getting started with using CX dashboards. These pages are designed to orient a first-time user to using CX dashboards.
- Getting Started with CX Dashboards
- Step 1: Creating Your Project & Adding a Dashboard
- Step 2: Mapping a Dashboard Data Source
- Step 3: Planning Your Dashboard Design
- Step 4: Building Your Dashboard
- Step 5: Additional Dashboard Customization
- Step 6: Sharing & Administering Users
Example: Check out the below screenshots for examples of widgets you can build in your dashboard.
The first dashboard uses simple table, pie chart, and word cloud widgets.
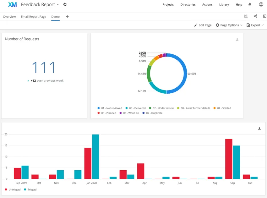
The second dashboard uses number chart, pie chart, and simple chart widgets.
The first dashboard uses simple table, pie chart, and word cloud widgets.
The second dashboard uses number chart, pie chart, and simple chart widgets.