Dashboard Versioning (Studio)
About Dashboard Versioning
A version is a snapshot of all the dashboard’s widgets, applied filters, and personalization. A dashboard version is created whenever your dashboard is saved.
Studio keeps track of up to 20 of the most recently saved versions of your dashboard. You can restore these at any time.
Restoring a Dashboard
You can restore your dashboard to one of its previously saved versions.
- Open the dashboard you want to revert.

- Click the options menu.
- Select Versions.
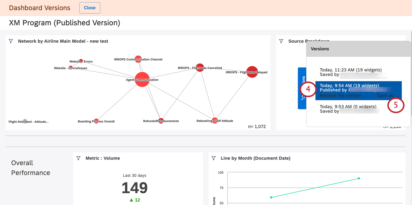
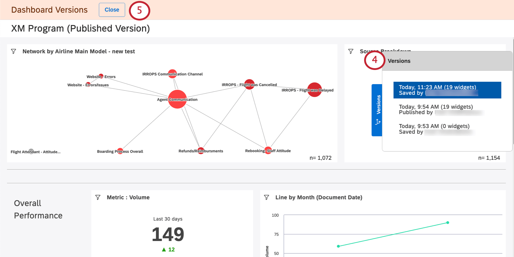
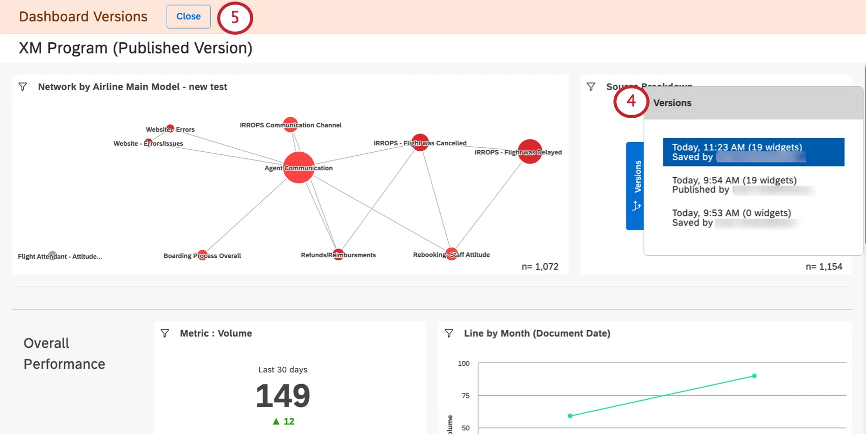
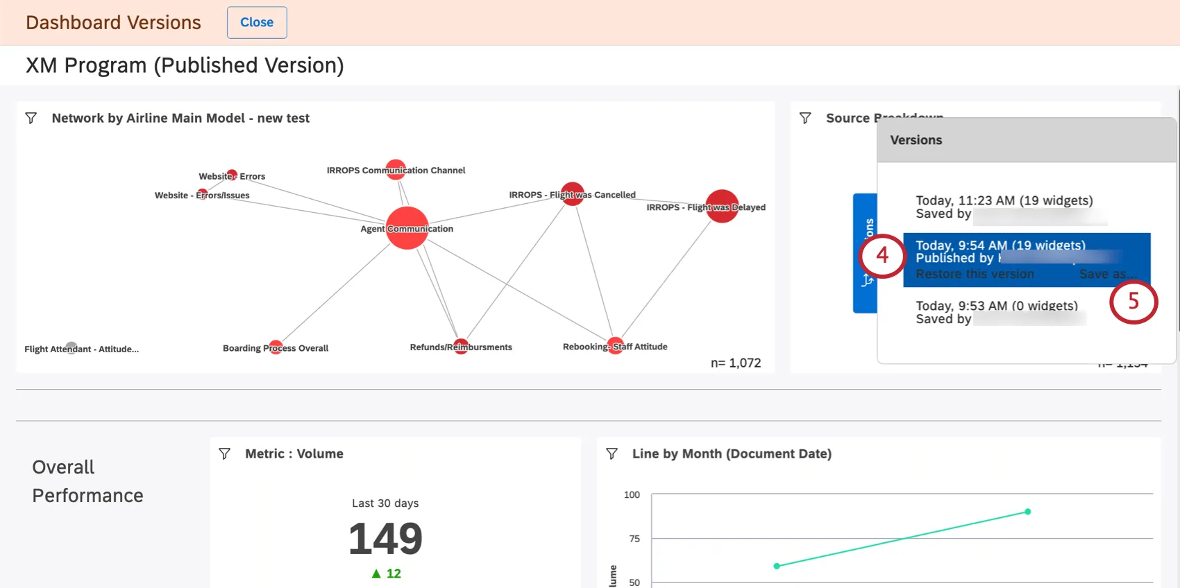
- You’ll see a list of versions on the right, from newest to oldest. The current version is at the top.

- If you want to exit without making any changes, click the Close button.
- Click a version to view it.
Qtip: Viewing previous versions makes no changes to your current dashboard. - To restore a certain version, select it, then click Restore this version.
- Click Ok to confirm.

Saving a Version as a New Dashboard
You can save a previous version of your dashboard as a new dashboard. This lets you edit different versions of your dashboard separately.
Unlike copying a dashboard, saving a dashboard version does not change ownership of the dashboard’s widgets to the person saving the verison. Instead, the original dashboard owner is still the owner of the new dashboard’s widgets.
- Open the dashboard.

- Click the options menu.
- Select Versions.
- Select the version you want.

- Click Save as.
- Provide a name for the new dashboard.

- Select a folder where you’ll save the dashboard (optional).
- Click Save.
Once you finish, a new dashboard will be opened. You’ll be able to edit this dashboard.